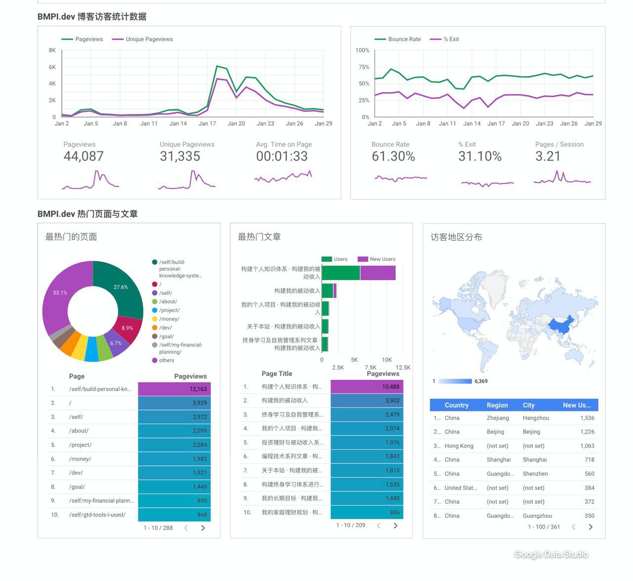
流量研究

首页>流量研究

#web_cpc

https://mp.weixin.qq.com/s/YVU_OKL-penQ9LxTbHDy1A 关于百度SEO优化的一篇文章,推荐阅读。和Google SEO优化的共同点在于足够多的内容,但百度SEO有一些非常细节的微操,比如自动修改页面更新时间这类看起来很不可思议的操作。

#web_cpc

https://web.archive.org/web/20220722132420/https://mp.weixin.qq.com/s/MjLvoz-BMGTmWirepYEo8g 这篇文章提到百度的一个快速排名方法是点击提权,尤其是国内可以通过众包的方式去点击某个关键词从而迅速排名。Google也有类似的问题,好像之前有个Twitter大V测试过让其follower帮助点击tweet里的页面链接,从而迅速被收录甚至获得某些关键词的排名。

#web_cpc

今天和一个SEO优化师聊了之后,决定不继续优化了。原因是Google的中文搜索流量实在低,按英文优化方式就算能做到Top1的位置,流量可能并不高。 从Google Ads查询到这两个看起来搜索量应该不错的词每月搜索流量只有50多个,一开始我对此数据表示怀疑,但是在Top10的页面里刚好有个站的真实搜索流量数据我是知道的,和Ads的数据是相符的。这也意味着Google中文搜索用的人并不多,用Google搜索就算是中文技术人员,一般也都喜欢用英文来搜索,导致中文的搜索量很低,就算能优化上去,性价比也很低。 一般的优化方式无非是站内和站外优化,一般能排名到Top10的页面外链也都不差,内链很容易优化,把内容再多更新一些,加入更多的关键词进去,评论区也多互动起来,这种页面的排名是容易上去的。另外就是可以加入一些专业词汇的英文进去,这样可能也能获取一些英文关键词的流量。 那么优化百度可以吗?在百度搜索这些词后排名前面的大多是百度系的网站,也有很多垃圾站,这种搜索质量是很差的,我相信专业点的技术人员都无法接受这种搜索结果,我的博客站也不需要这种流量。所以专业点的中文技术博客做百度的流量也难。 国内的流量分布在各种封闭的平台里,比如知乎、微信公众号等,要做流量得去平台里做,百度的搜索流量占比也不高。 百度没法做,Google做起来没流量。从SEO优化的角度看,这是中文技术博客的困境。那还有啥办法呢? 如果做国内流量,那就去平台做,比如知乎的流量都在问题里,微信公众号的流量下滑的厉害,现在要做就太迟了。如果要推广博客的话,可以考虑主动推广的方式,其实我博客的大部分流量都是主动推广带来的流量,比如在V2EX社区推广的帖子带来的流量、Twitter推文带来的流量。当然SEO优化的一些方式于我博客来说是很有价值的,比如站内优化就帮助我降低了博客的跳出率,提高了停留时间,单个用户阅读的页面也增多了,这些都带来了流量杠杆,PV/UV都快到3了,所以一定的SEO依然是必要的。 如果做英文博客的话,那Google的很多优化策略都是可以尝试的,对单个页面的排名优化就很有价值了。

#web_cpc

我的第一个想法是看到了第一页里一篇知乎问题,所以先在知乎上用这篇文章来回答这个问题👉 https://www.zhihu.com/question/25400195/answer/2560614777 但我们还需要一个系统优化的策略来指导,否则胡乱操作也属于瞎猫碰见死耗子般的运气式优化,以下是我的一些思路: 首先这篇文章在这两个搜索量可能还不错(无法查询到Google搜索中文关键词的量,只能靠索引量猜测)的词下已经排入top10了,说明不存在啥大的seo硬伤。 优化无非是站内和站外两种,最简单的就是内链和外链的优化。 其次是对关键词的契合度及用户搜索意图的优化。 之后我会针对这几个点来做具体的优化。

#web_cpc

#SEO优化记录 https://www.bmpi.dev/dev/authentication-and-authorization-in-a-distributed-system/ 这篇文章在“认证 授权”及“认证系统设计”这两个索引页面达千万近亿的情况下分别排名到第9和第6名,本系列帖子会记录我的一些优化思路及操作,期望能近一步提升排名。

#web_cpc

===== 评论区 =====

#web_cpc

Google搜索算法更新(2021年)

#web_cpc

https://www.backblaze.com/b2/cloud-storage-pricing.html Backblaze B2这价格比S3便宜太大了,K8S+Cloudflare+B2可以搞静态生成站了,价格便宜。

#web_cpc

===== 评论区 =====

#web_cpc

今天介绍一种不需要用户访问网站也可以赚Affiliate佣金的方法。诀窍就在于使用结构化数据(structured data)。结构化数据中包含很多类型,比如FAQ、How-to这些,在Google搜索结果页中如图所示,当用户点开FAQ后如果对内容感兴趣,很可能点击文中的Affiliate链接。具体可以看这个页面:https://developers.google.com/search/docs/advanced/structured-data/faqpage ,Google也提供了这个 https://search.google.com/test/rich-results 工具来审查结构化页面是否正确。

#web_cpc

https://docs.google.com/spreadsheets/d/1FJ_MsexM7lGvV6Nw5IVfcDjkJ6VHfQJtfcn3atLsVHs/edit?usp=sharing SEO资源大礼包,包含70+学习资源、社区及播客。

#web_cpc

我现在在Twitter上更新更频繁一些。如果喜欢我的短文本内容,欢迎关注:https://twitter.com/madawei2699

#web_cpc

#SEO黑科技 https://twitter.com/madawei2699/status/1404346351366807558

#web_cpc

===== 评论区 ===== zFish: 针对此文章我更新了一些Tweet:https://twitter.com/madawei2699/status/1404301399807053827

#web_cpc

#博客推广 https://backlinko.com/promote-your-blog 21种方法推广你的博客

#web_cpc

这个 https://github.com/easychen/one-person-businesses-methodology 一人公司方法论的Repo详细全面介绍了一人公司运营中的要解决的各种问题,和上一篇英文文章关联看效果会更好。

#web_cpc

===== 评论区 ===== hunk guo: 刚好在搞aws,免费套餐足够折腾一年,配合白皮书,真的开阔视野 SPECTER LITT: @jogle_channel_bot 加油

#web_cpc

#一人公司 https://anthonynsimon.com/blog/one-man-saas-architecture/ 这篇文章全面系统的介绍了独立开发者的个人系统架构,非常值得参考

#web_cpc

#跨境电商 https://mp.weixin.qq.com/s/ZqakgISNlg2oCeG1IixQMg

#web_cpc

===== 评论区 ===== funkygroove: backlinko 一直提倡通过这种方式获取外链

#web_cpc

#获取外链 The Great Suspender 曾是Chrome浏览器很知名的一款插件,最近因为安全问题被Google移除,之前我在一篇文章分享过这个插件。昨天收到一个邮件,一个网站的博主说这个插件已经被Google移除了,他们写了一篇文章分享如何替换此插件,希望我能把这个链接替换上去,我感谢并同意了。现在想想这不就是一种很好的获取外链的方法么,有意思的地方在于他们是如何发现我这个文章的过程,因为他们是英国的博客,我文章是中文的,所以我猜测大概是通过一些反向链接工具如ahrefs之类查询到的相关博客,之后单独给这些博主发邮件(一般在博客里能找到邮箱)。高质量的获取外链过程更像是一种社交过程。更有趣的是可以通过给这类站长提供这种获取外链机会的工具,如查询某个链接的反向链接博客平台,自动查询博主的邮箱,这种Niche感觉也不错。

#web_cpc

#创意很重要 https://tinyprojects.dev/projects/mailoji 这篇文章分享了作者购买了很多emoji域名并创建了相关的Email服务,主要的销售群体是一些如TikTok大V的群体。目前赚了有近1500美刀,非常有创意的想法,这也算一个很好的Niche思路。

#web_cpc

#有趣的数据 http://www.singaporedatacompany.com/blog/how-many-domain-names-are-unused 已经有1.37亿的.com域名了,但是只有1/3的在使用。令人震惊的是23%的.com域名是为了交易(广告)。

#web_cpc

#HKR https://m.bilibili.com/video/BV1Bb4y1R7WQ 能被大量传播的好内容都满足(H)快乐、(K)知识与(R)有趣/节奏,这方面何同学做到了,影视飓风也做到了。

#web_cpc

#反中文SEO垃圾站 https://github.com/cobaltdisco/Google-Chinese-Results-Blocklist Google 中文搜索结果屏蔽黑名单

#web_cpc

#Elixir https://github.com/bmpi-dev/dogehouse 使用Elixir实现ClubHouse

#web_cpc

#Serverless的恐怖 https://mp.weixin.qq.com/s/tkA5wzLt4f4jlGN4N3fSlg 云函数被递归调用很多次导致在2小时内读取存储1160亿次产生7万美刀的费用,可以让一个小公司破产了。 经验教训:1. 别在云上搞“快速失败、快速学习”。 2. 云服务计算能力很高:在峰值时期,Firebase 每分钟能够处理约 10 亿次读取,Cloud Run 每分钟能够处理 900 万条请求。

#web_cpc

#文章SEO排名优化 在修改标题后,虽然标题和搜索关键词已经没什么关系了,但是排名却大幅提升至第一,说明标题虽然很关键,但是Google明显通过语义分析而非简单的关键词匹配去排名,虽然这个搜索词没啥流量,但是能排到第一感觉还是不错的,起码我所做的都是正优化。

#web_cpc

#Clubhouse 最近几天一直在使用Clubhouse这个现象级的软件,一开始和我很多人一样觉得这个软件不就是一个在线语音聊天室,很多软件都有这功能,更不用说国内早有YY语音之类的游戏语音聊天工具,也有类似的产品如`递爪`。还有一些人包括我内心也觉得这软件类似国内知乎早期一样通过邀请很多KOL,通过满足一部分人以为自己有近距离围观大佬的资格的优越者心态,要能进入这个软件围观大佬需要一些门槛:一个iPhone/iPad、一个国外的App Store账号及具备邀请权限的朋友邀请,前两者还好说,最后一个邀请权限挺难搞的,当你全部具备这些条件时,你可以说我是一个有iPhone还有朋友的人,装逼感十足,当然现在这个软件国内手机号已经收不到邀请码了,你需要一个国外手机号如Google Voice,还需要一把梯子才能正常使用这个软件,让玩这个软件的门槛越来越高。在这个软件里你可以见到各种互联网大佬(包括各类VC及KOL),还可以见到一些歌手(许茹芸、萧敬腾、光良等),各类所谓的精英人士(各种CXO)。在这个软件玩了几天后,follow了大概一百五十多个好友,参加了几十个room以及和朋友开了room聊,和一开始的认知不同我有了以下的一些新的认知: 1. 这个软件语音聊天质量很好,底层是声网提供的技术(创始人是YY语音出来的),在开车路上的语音质量都很好; 2. 这个软件需要你follow一些人或club才能看到有意思的room,不需要follow它推荐的人,可以从邀请你的人follow的列表里去follow,互相follow后可以看到对方正在听啥room; 3. 可以申请创建Club吸引某领域的相关人员Follow; 4. 企业可以在Clubhouse上获取用户的第一手反馈; 5. 可以在上面获取最新的行业讨论的话题; 6. 发布企业公告并与用户讨论; 7. 与风险投资人建立联系; 8. 更适合语音承载的信息流通; 可能有人会说这些其他软件也可以完成。有这些疑问很正常,微信早期出来时很多人也说QQ功能比微信强大的多,微信不就是多了一个语音聊天功能。所以建议下定论之前可以多体验一段时间再说。 最后欢迎互fo,我的ID是@madawei

#web_cpc

#SEO 有思想的搬砖

#web_cpc

https://mp.weixin.qq.com/s/DMklx9iIyh40IJYzAk6oXw 如果你网站每月的平均净利润是$1000(基于过去半年或一年的表现),你这个站的价值 = $1000 x 33 = $33,000,换算成人民币,大概是20万。

#web_cpc

===== 评论区 ===== funkygroove: 这。。。感觉有点多此一举 zFish: 独立域名,SEO有好处,除此之外的确没啥意义

#web_cpc

#万物皆可CMS https://github.com/transitive-bullshit/nextjs-notion-starter-kit 基于Notion做CMS搭建博客

#web_cpc

===== 评论区 ===== zFish: 博客遭遇不明流量攻击,看起来其他人也被这个trafficbot攻击过:https://community.cloudflare.com/t/bottraffic-live/240745/19

#web_cpc

https://www.0x65.dev/blog/2019-12-14/the-architecture-of-a-large-scale-web-search-engine-circa-2019.html 大规模Web搜索引擎架构

#web_cpc

===== 评论区 ===== zFish: https://www.v2ex.com/t/749951#reply7

#web_cpc

https://sheety.co 快速搭建以Google Sheet作为CMS的网站

#web_cpc

https://medium.com/perfektio/google-sheets-aws-lambda-json-backend-d5e67ab4f660 AWS Lambda + Google Sheet = Serverless + CMS

#web_cpc

https://datastudio.google.com/reporting/6c3c6d3d-cd2f-4f8c-85e6-c06d672c445b 用Google datastudio给博客加了一个dashboard,效果还不错,数据都是自动定时拉的,除了微信这类没有接口的,获取不到外,其他都可以 消息来源: @zfishx

#web_cpc

https://andreaskeller.name/blog/nextjs-google-sheets-cms 使用Google Doc作为Next.js系统的后端服务,非常有意思的设计

#web_cpc

#博客文章目录 Google可以识别文章目录,直接在搜索结果进行跳转,所以能加文章目录也让Google更好的理解页面层级。

#web_cpc

#博客Meta标签注意事项 对于博客转载的内容,一定要设置canonical标签,对于博客不信任的网址可以加nofollow,对于博客不想收录的内容,可以设置noindex

#web_cpc

#博客获取外链渠道 对于nofollow的平台,可以采取博客先发文章,然后立即在Google Console提交此链接收录,之后在这些社区发布并添加原文链接说明(对SEO没意义但是可以引导用户产生引荐流量)。

#web_cpc

#博客获取外链渠道 InfoQ/cnblogs/CSDN/AWS博客/ dev.to /GitHub项目介绍网址/开发者头条原文链接,这些开发者相关的社区的文章链接都是可以传递PR权重的,并没有nofollow。

#web_cpc

#博客获取外链渠道 知乎的想法里的外链是可以传递PR权重的,并没有nofollow。

#web_cpc

#HN是怎么处理出站链接的 https://news.ycombinator.com/item?id=21730921 这篇帖子介绍了HN是根据链接的points来选择是否添加nofollow,对于points高的链接会移除nofollow,给这些链接分配权重。这种设计真的很巧妙,spam的链接会因为point低而不会分配PR。如果想在HN获得外链,那还是需要高质量的内容。

#web_cpc

https://github.com/hackershare/hackershare/issues/109 #SEO小知识点 关于UGC生成的出站链接都应该添加`nofollow`,对于已经收录的想要移除可以添加noindex。

#web_cpc

#文章SEO排名优化 在切换标题后,这个关键词的排名立即消失了,说明标题对排名至关重要,也说明可以通过优化标题而提升排名。

#web_cpc

#SSR还是很有必要 Google在爬取动态网站方面还是不行,这一个动态接口的数据就没有获取到。也有可能是它的爬虫类型不同,有的用Vue/React这种做的站可能它会采用JS渲染后爬虫,但是这个代价高,SSR还是很有必要的,对SEO优化,现在前端好像流行用Next.js去搞SSR,虽然Vue/React也支持此功能。

#web_cpc

#文章SEO排名优化 自我提升已经有排名了,但是只有56名,其他词还没有排名,待一到两周后再看这些词是否有排名及排名变化趋势。

#web_cpc

#文章SEO排名优化 从search console看来“个人知识体系”这个词平均排名5.3名,但是曝光只有17次,点击只有2次,说明这个词搜索量的确很低。此次优化主要监控“终身学习”、“自我提升”、“自我管理”、“个人知识管理”的排名。

#web_cpc

#文章SEO排名优化 继续优化一波,文章标题已经修改为《 构建终身学习体系进行自我提升》https://www.bmpi.dev/self/build-personal-knowledge-system/

#web_cpc

#文章SEO排名优化 通过在Google Ads/5188/微信指数上研究终身学习、持续学习、自我提升、自我管理、个人知识管理、个人知识体系这几组关键词,对比搜索量和竞争度上可以发现,虽然这几个词都是在阐述同一些相近的话题,但是终身学习、自我提升及自我管理的搜索量明显要高于其他词,那我会通过调整此文章TKD及相关章节来使这篇文章更靠近这几个词,然后监控这几个词的排名看看,是否可以提升搜索流量。

#web_cpc

#文章SEO排名优化 继续优化一波图片锚文本,之后看排名结果能否继续提升。

#web_cpc

#文章SEO排名优化 同时此次修改引入了新的js与css样式文件,为了不影响加载速度,同时对这些资源也进行了定制裁剪及资源最小页面引入处理。

#web_cpc

#文章SEO排名优化 就这两天我同时对博客做了如图中的优化,加了全站文章字数及阅读次数显示、此文章中添加了文章目录、全站文章底部加入相关文章推荐区块、全站添加文章社交分享按钮、全站文章加了邮件组订阅区块、首页加了dashboard统计功能(外站链接nofollow、除了总PV和网站运行时间是自动更新的,其他都是手动更新,并且这些锚文本都是超链接,有些直接链接到站内一些文章列表)。

#web_cpc

#文章SEO排名优化 通过分析移动端发现第一名的图片alt都和标题一样,应该是机械优化的结果,由于图片锚文本和标题关键词高度相关,所以移动端图片中也都出现了这些图片,看是否能够通过优化文章中的图片锚文本继续能提升这篇文章排名。

#web_cpc

#文章SEO排名优化 经过一番优化后,不确定是优化的结果还是Google自己调整了排名,目前 https://www.bmpi.dev/self/build-personal-knowledge-system/ 这篇文章在“个人知识体系”这个词上PC与移动端都已从第六名升至第二名。此刻这篇文章的阅读量大概在一万次左右。

#web_cpc

500+ star 达成

#web_cpc

https://www.joshwcomeau.com/ 设计感十足,还带音效的静态化博客。

#web_cpc

https://www.seozac.com/google/singapore-travel-serp/ 关于Google高级搜索一个有意思的问题

#web_cpc

#优秀个人网站推荐 https://leerob.io/ Dashboard真是惊艳了我,推荐看看此博客的设计。

#web_cpc

mark下,最后这一分不知如何提升了

#web_cpc

https://www.infoq.cn/article/k2pil5frm450o5ocClz0 搜索引擎分析内容相似度的两种算法:TF-IDF与Okapi BM25

#web_cpc

#SEO免费分析服务 为了能更好的分析不同站的流量数据表现对比,我现提供免费的SEO诊断分析服务,你需要给我你站的GA与Search Console的只读权限。对于分析网站流量时发现的问题,我也会告知你。感兴趣的站长可以加 @zfishx 私聊。

#web_cpc

#Sitelinks https://support.google.com/webmasters/answer/47334?hl=en Google的Sitelinks技术会在个性化搜索中提供了网站链接抽取重组,可以帮助用户快速导航至站内页面。有意思的是它不只会抽取网站导航,同时也会抽取网站页面某个锚文本,比如电报群组这个链接其实是关于本站(/about)这个链接,它直接用“我的2020”这篇文章里这个链接的电报群组的锚文本。当然Google在文档里也表示不是所有站都会有这个,只有站内结构良好的对Google友好的站才会出现这种效果。目前看它这种抽取不只会采用主站的导航链接,分页链接可能也会采用。譬如最后这张图里红框部分其实是个分页链接。

#web_cpc

===== 评论区 =====

#web_cpc

===== 评论区 ===== daniel: 恭喜🎉,不过还是主要看active users,total lifetime users参考意义不大

#web_cpc

#文章SEO排名优化 这篇文章在这个词上排名已经第六了,前面是两个backlink达几百万级别的大站,在如此大的外链差距上,光靠内容已经无法把排名做上去了。但是这种结果我是满意的,说明全面而好的内容还是受欢迎的,写好优质的内容本身就是SEO的一个大的优化维度。

#web_cpc

#垃圾流量站也不容易 很多人看不起搞垃圾站,觉得太low,先不从法律的角度探讨,光从技术的角度看搞垃圾站的难处:首先垃圾站要copy别人的内容,爬取是个技术活,存储也是一个技术活,转化处理的成本,网站速度的优化,大流量并发问题的解决,SEO各类奇怪的技术性问题解决,应对Google的反垃圾算法,应对源站的反爬,只为了赚钱一点点广告费,一不小心就被VPS厂商和CDN厂商白嫖了。所以搞垃圾站不容易,尤其是从技术上看。

#web_cpc

不知不觉(https://www.bmpi.dev)博客浏览器通知开启快破千了,mark下

#web_cpc

https://www.infoq.cn/article/WPcYI7yca2X2IHlG0G2J 知乎搜索算法演讲历史,这篇文章虽然过于专业,但依旧可以看到搜索的主要流程:用户查询意图的分析、文本相关性分析、召回、粗排、文本语义分析、机器学习。了解这些相当于白盒测试(虽然只知道算法而无法知道参数组合),而SEO相当于黑盒测试,对一个未知的模型进行调优,通过数据分析不断调整文章内容(从词频/权重/覆盖率/紧密度/同义词/TF-IDF/BM25这些维度)。

#web_cpc

Brian Dean在最新的一期邮件里提到他给backlinko.com在各大媒体网站上做PR的过程(早期他的站的外链都是一些小型博客),为了获取大媒体站优质的外链可谓费劲脑汁,与媒体记者做朋友让他们写文章报道他的站,但是这种效果并不好,最终他找到了一条正确的路,写高质量的数据分析文章,而各大媒体站又需要这些数据分析报告,所以反而都很积极的去引用他的站了。这也反映了在SEO很重要的三个领域:内容+外链+其他(技术性SEO、站内优化、域名权重等)里,优质内容占比要比另外两个领域更高,因为优质的内容符合用户和搜索引擎的一致利益,好的内容还会带来好的外链,所以我感觉这三者的比例是5:3:2。当然在国内又是另外一种情景,独立的博客日益艰难,都被大的平台如知乎、微信、CSDN等强势把控,依据他们的高域名权重吸血(抄袭搬运)小网站,而且这些平台都是nofollow,就算引用你的内容,对你网站的SEO也毫无帮助。这种恶性竞争带来的是小网站的消亡,大家都去给平台建设,给平台搬运内容,这带来进一步的垄断效应。要克服这一点,一方面需要利用平台的优势,自己的内容可以先发到自己的博客上,提交Google索引后可以搬运到各大平台,同时注明原文链接。

#web_cpc

https://senrigan.io/blog/how-writeupai-runs-behind-the-scenes/ 一篇关于NLP自动写文章应用的开发历程

#web_cpc

https://github.com/shfshanyue/next-app 现代(2021)Web开发前端脚手架

#web_cpc

===== 评论区 ===== zFish: 原图2.6mb,webp格式400kb

#web_cpc

#文章SEO排名优化 一张流量价值5块钱的图片:这篇文至今已经近5千次访问,这个图片也被请求了5千次,命中近5GB的CloudFront流量,按$0.140 per GB计算,近5块钱,这篇文章没赚一毛钱但文章里的一个配图已经花了我5块钱了🙈

#web_cpc

https://www.hotjar.com/ 网站用户画像神器

#web_cpc

如果使用 VSCode 编辑 Markdown 的话还可以安装这个 Pangu-Markdown-VSCode 插件,在写完文章后一键自动排出上述规范要求的效果。

#web_cpc

https://github.com/mzlogin/chinese-copywriting-guidelines 中文文案排版指北

#web_cpc

How to create topic clusters: 1️⃣ Choose a core topic 2️⃣ Perform keyword research on your core topic 3️⃣ Outline pillar & topic cluster structure for your core topic 4️⃣ Produce & publish content 5️⃣ Add internal links to supporting topic clusters

#web_cpc

https://www.wezm.net/technical/2019/02/alpine-linux-docker-infrastructure/ 构建个人项目基础设施

#web_cpc

https://github.com/ethantw/Han 解决中英文网页混排间距问题的库,不用专门在中英文之间添加空格了

#web_cpc

#网站快排黑科技 网站或者淘宝刷排名(点击提权)的关键在于网站或商品需要有索引(可以看得见),通过快速模拟人工查看网站或购买商品/好评之类的行为让搜索引擎以为该词结果中被刷的结果是最优的,关键在于首先需要有排名(被召回),然后刷量的IP得高质量,否则效果不行还容易被惩罚。如果被刷的词没排名,可以考虑刷该页面其他的词提升整体网页/站权重,进而提高召回率。但对新站来说,所有页面都没排名,那可以直接买一个老域名或企业备案域名,但这个速度至少也需要几周(2-4周)时间才能看得见效果。

#web_cpc

===== 评论区 ===== zFish: 目前的想法是通过做一个bot爬虫定时爬取Google索引,对于新发掘的站点自动提PR请求merge,人工审核通过后,自动通过GitHub Actions发布上线 funkygroove: 这些是通过谷歌搜索结果找的? zFish: 是的,因为notion的页面都是孤立的,除非页面拥有者自己分享这个链接

#web_cpc

https://github.com/madawei2699/notion-sites 整理了一个Notion好站导航列表,先人工维护,之后计划通过爬虫爬取Google索引自动维护。

#web_cpc

https://www.suganthan.com/blog/logfile-analysis-seo/ (好文)通过分析日志文件提高技术性和站内SEO优化

#web_cpc

===== 评论区 ===== la laku: 不错,写得好

#web_cpc

https://github.com/madawei2699/awesome-seo 学习Google SEO两年,这是我整理的一份全面的关于SEO的学习资源清单。

#web_cpc

https://twitter.com/i/lists/1341048200677842950 整理了一份SEO Twitter大佬的列表,有需要关注最前沿SEO技术的可以follow

#web_cpc

链接建设的关键不是买链,而是找出有影响力的人物,和他们建立联系,将自己打造成领域专家

#web_cpc

Notion现在越来越火了,而且其拥有很多UGC的公共页面,这些页面内容里的链接并没有做nofollow标签指示,所以会是个不错的引流入口

#web_cpc

博客的本质是社交,以便你能够在一个主题领域确立自己的专家地位,带来新的业务机会

#web_cpc

论如何成为一个社交大V

#web_cpc

===== 评论区 ===== 吗非 呼啦: 这是什么书啊 AM: @jogle_channel_bot 像您的WEB版的tg一样? zFish: SEO艺术 GH L: SEO艺术第三版

#web_cpc

有着近乎无限更新内容的社交站每月更新内容也只有不到1%的内容会被搜索引擎索引到,所以社交媒体的copy站是个不错的构建长尾流量站的方式

#web_cpc

https://www.authorityhacker.com/what-is-an-authority-site/ 手把手教你打造权威内容站商业模式,从niche idea到变现过程

#web_cpc

https://ahrefs.com/blog/seo-writing/ 基于SEO思维的写作框架

#web_cpc

https://backlinko.com/search-engine-ranking Here is a Summary of Our Key Findings: 1. Our data shows that a site’s overall link authority (as measured by Ahrefs Domain Rating) strongly correlates with higher rankings. 2. Pages with lots of backlinks rank above pages that don’t have as many backlinks. In fact, the #1 result in Google has an average of 3.8x more backlinks than positions #2-#10. 3. Comprehensive content with a high “Content Grade” (via Clearscope), significantly outperformed content that didn’t cover a topic in-depth. 4. We found no correlation between page loading speed (as measured by Alexa) and first page Google rankings. 5. Getting backlinks from multiple different sites appear to be important for SEO. We found the number of domains linking to a page had a correlation with rankings. 6. The vast majority of title tags in Google exactly or partially match the keyword that they rank for. However, we found essentially zero correlation between using a keyword in your title tag and higher rankings on the first page. 7. Page authority (as measured by Ahrefs URL Rating) weakly correlates with rankings. 8. We discovered that word count was evenly distributed among the top 10 results. The average Google first page result contains 1,447 words. 9. HTML page size does not have any correlation with rankings. In other words, heavy pages have the same chance to rank as light pages. 10. We found a very slight correlation between URL length and rankings. Specifically, short URLs tend to have a slight ranking advantage over longer URLs. 11. Our data shows that use of Schema markup does not correlate with higher rankings. 12. Websites with above-average “time on site” tend to rank higher in Google. Specifically, increasing time on site by 3 seconds correlates to ranking a single position higher in the search results.

#web_cpc

SEO的艺术😂

#web_cpc

#限制Google索引 要想阻止Google索引网址,可以在链接上使用noindex(nofollow无法阻止Google索引,只是不会传递权重),也可以在response header里返回x-robots-tag: noindex,这种适合一个网站多个域名(比如netlify和vercel这种自动生成静态站)

#web_cpc

===== 评论区 ===== daniel: 跳出率高并不代表不好,谷歌官方有相关说明 zFish: 是的,但是一个低跳出率的网站用户粘性肯定要高于高跳出率的,对SEO是有正面影响的

#web_cpc

#降低网站跳出率的一个方法 一篇文章在不影响质量的前提下,能用有意义的锚文本引用链接到站内其他文章,这样用户在看的时候可能会点开看其他文章,跳出率自然就降低了。还有个好处是还可以把热门页面链接权重分配给冷门页面。

#web_cpc

#国内大站SEO黑科技 阿里云/腾讯云/华为云/CSDN不仅爬取大量技术相关文章,而且埋了很多关键词页面,进入后只要关键词没有任何实质内容(该页面为了防止被搜索引擎判断内容匮乏,加入了很多相关推荐文章,算是一种长尾词优化的手段),这种通过堆砌关键词并加入相关文章的做法,原以为在2020年的今天,Google/百度能够识别并惩罚,没想到流量依旧被大站把持着,百度很可能是技术原因,Google英文肯定能识别,看来中文依旧不给力,这种SEO黑科技看起来依旧可以有效一段时间。

#web_cpc

内容重质不重量,尤其是内容的不定期更新,结合日期的标题,如【xxx 2020】这种模式,如果能绘制独一无二的图和表,在图里做好alt标签,还可以通过图片引流;定期检查内容相关主题的竞争对手,提高排名,对网站做seo时可以在ga里记录备注,搞好追踪优化的日志,方便对比效果。

#web_cpc

当储备了这些优质内容后,除了自己的网站以外,大范围的推广才能更好的提高自己产品的曝光率,通过「引流渠道挖掘」功能,输入一个您想要引流的关键词,将自动获取到哪些网站平台拥有最多的目标排名词,当结果显示某个网站覆盖关键词越多,说明如果您在这个网站中进行推广,将会得到较大的引流效率,收益更高。 (这也是个不错的方法,SEO结合付费广告推广,效果更好,一些大的社区里推广效果也许会不错) #总结 1、贴近搜索用户的需求生产优质内容。 2、严控内容质量:及时翻修、更正瑕疵内容,持续生产优质内容。 3、在擅长的专业领域内持续深耕优质内容,提高内容权威性。 4、页面设计风格统一、美观、有格调;交互设计流畅,打造良好的用户体验。

#web_cpc

#内容营销很容易犯的错 领域不集中,内容零散。一个网站看似什么都了解什么都做,但其实什么都不精,没有一个专注领域,这个不仅仅在百度,在其他平台同样不受欢迎。 如果内容繁杂最好能做好分类及分类的SEO站内优化,比如很多大的电商站,内容分类做的就很好 https://mp.weixin.qq.com/s/bID0ueyb1m_6JF410NtzAw

#web_cpc

#rpm与cpm rpm是针对创作者而言的,衡量创作者千次展示的收入(包括未变现流量),而cpm是针对广告主而已的,仅包括变现流量。 好的rpm可以到70-80美刀,差的可以低至0.5美刀。

#web_cpc

流量价值最高的几个niche市场:减肥/健康/约会、亲密关系/宠物/自我提升/投资理财/网赚等。突然发现自我提升与投资理财岂不是我经常在文章写的两个方向😂

#web_cpc

https://www.mediavine.com/ Mediavine与AdThrive是一个广告平台中介,它跟N多个广告平台(包括Google Adsense)有密切的合作关系,我们内容站长跟它合作最大的好处是:省心!

#web_cpc

#SEO和media buy的相似之处 两者都是通过获取流量变现,只不过获取流量的途径不同:SEO依靠高质量内容去获取流量,但好的内容需要专业写手甚至通过外包去做(按一个字5美分计算,1000字文章需要50美刀,100篇文章需要5千刀的内容制作成本,但是好的内容如果能做起来流量可能一个月就能赚5千刀);Media buy是直接买量去投放广告套利,流量是直接买的,质量方面估计不如SEO好。

#web_cpc

https://mp.weixin.qq.com/s/fYUuZwMz7M4zUrbYn_KwyQ SEO之内容建设

#web_cpc

https://mp.weixin.qq.com/s/U9Ld2VJ1Pr2NW8QcHQa5pQ

#web_cpc

https://mp.weixin.qq.com/s/dG737KzMHwAIOs-7yadyWA • Dedication(放权):Tim在做的事情很多,看得出来,他是个多面手,但他的个人时间毕竟有限,招人放权,可以让他focus在更重要的事情上。 • Content(内容):Tim目前只推广硬件类产品,其实还可以跨足进入软件类,毕竟 post processing(图片后期处理)也是很多单反发烧友想提高的一块。 • Link Building(外链):外链还是花时间或成本去获取的,尤其是你的站相对较新,但又有不少内容,高质量外链的积累可以增强网站的SEO实力,降低受谷歌算法变更可能带来的打击风险。 • Email Marketing(邮件营销):看到Tim有收集访客email的form,但我觉得他可以更加aggressive点,毕竟邮件还是目前与目标受众直接对话的最有效方式。

#web_cpc

https://ahrefs.com/blog/google-advanced-search-operators/ Google高级搜索技巧在SEO中的应用

#web_cpc

https://mp.weixin.qq.com/s/o1wvir_rQ0TZHnVSyDhN4A ##大站SEO 一般来说,大站SEO,有利的是内容多不怎么需要考虑做内容,主要是做索引页,以及改善搜索引擎抓取的速度和效率,需要的技能偏向于数据分析、服务器安全、爬虫行为研究等方面了。 ##企业站SEO 中国绝大多数地方的SEO人碰到的网站是企业站,特别是制造业企业站了,做这种网站SEO,往往资源匮乏,我指的是网站内容少,公司预算又不多,往往也没有什么程序员来支持,SEO人要身兼数职,一条龙服务,他就是那条龙,解决网站建站,做内容,做外链,做收录等所有问题,最后可能还发现,做好这些还不够,还得作弊,比如做蜘蛛池引蜘蛛,做快排,做采集,不讲过程正义只讲效果好不好。不要瞧不起这些SEO人没操作过大网站,其实做好小网站的SEO,难度也一点儿也不小。 ##品牌SEO 给大品牌做百度上的官网SEO或者百度上的声誉管理,这个主要客户在北上广,许多业务来自于跟4A广告公司的合作,做品牌客户做SEO,要点在于英文要好,ppt要做得漂亮,要把搜索引擎逻辑、数据分析逻辑、用户体验逻辑讲得比较天气无缝,做这类SEO,或许对于技术能力要求不是那么高,但对于理论知识,对于产品策划、用户体验、文字组织能力、表达能力、沟通能力,甚至美工要求较高。 ##SEO培训 还有其它的一些人,比如做SEO培训的,做培训的有两种人,有的是职业培训的,有的是在项目实战之余做培训的,职业培训的人,往往理论比较完整,而且还可以循循善诱地把一些道理讲得很清楚,但他们缺乏实战经验,所以讲的内容可能有点空,有点落伍,边实战边讲课的人,一般都不能持续,偶尔讲一下,并且讲的时候会侧重于他擅长的那个方面。 ##国外SEO 还有一些人,在写SEO书,或者做国内外信息的传递者。

#web_cpc

https://martijnvanvreeden.nl/10-ways-to-improve-your-hugo-website-performance/ hugo博客加载性能调优

#web_cpc

https://wpspeedmatters.com/quicklink-vs-instant-page-vs-flying-pages/

#web_cpc

https://twitter.com/huacnlee/status/1310180334059749378?s=21 通过instantClick加速页面加载速度,还有通过当前显示页面预加载页面链接内容。

#web_cpc

https://www.youtube.com/watch?v=2HlJUu_db4c 隐私的代价

#web_cpc

https://www.youtube.com/watch?v=2wa9gejTrEk 关于互联网广告不错的介绍视频

#web_cpc

https://github.com/NikolaiT/Crawling-Infrastructure Distributed crawling infrastructure running on top of severless computation, cloud storage (such as S3) and sophisticated queues. https://scrapeulous.com/

#web_cpc

===== 评论区 ===== i blackcat: 价格有点小贵

#web_cpc

https://www.videoscribe.co/en 手绘视频工具

#web_cpc

https://www.listennotes.com/ 最佳播客搜索引擎

#web_cpc

https://medium.com/swlh/scaling-our-aws-infrastructure-9e64e6817b8c

#web_cpc

https://prerender.io/ To do so we used a service called prerender.io which pre-rendered requested pages, cached those pages and served those pages to bots. We added a bot detection mechanism based on User-agent of the HTTP request in a Lambda Edge function used by our CloudFront distribution. Whenever a bot is detected, they’re redirected to prerender.io to get their cached pages.

#web_cpc

https://twitter.com/xu_lele/status/1254691142936879105?s=21 Gatsby做JAMStack的坑

#web_cpc

https://www.hotbak.net/

#web_cpc

https://towardsdatascience.com/launching-beta-data-product-within-two-month-with-aws-6ac6b55a9b5d How we launched a data product in 60 days with AWS

#web_cpc

网站广告对跳出率的影响

#web_cpc

https://www.ezoic.com/removing-ads-website-improved-ad-earnings/ 通过删除广告来提高广告收入

#web_cpc

https://fast.com/ S3搭建的网站

#web_cpc

https://xtea.io/ts.html 电报搜索,应该是通过Google限定URL自定义搜索的结果,这样就可以通过爬虫去爬取了做导航了

#web_cpc

https://github.com/CNOliverZhang/PotatofieldImageToolkit 一个适用于摄影从业者/爱好者、设计师等创意行业从业者的图像工具箱

#web_cpc

https://mp.weixin.qq.com/s/oqq0kSGtzMvDVuVZwhLOuQ 早在 1973 年就有了现代的 “群聊” 的雏形。而自此之后,直到 21 世纪的各路产品形态的进化,实际上已经包罗万象,我们现在看到的一切具备 IM 属性的产品,几乎都囊括其中。

#web_cpc

V2EX置顶功能引流效果不错,只需要30元即可。

#web_cpc

其他平台发布的文章内的一些词可以给自己的网站页面引流,这个词就流向博客的Tag页面了。

#web_cpc

#AWS https://medium.com/hackernoon/consistent-modelling-of-serverless-long-running-background-tasks-2f686c872f8c

#web_cpc

https://github.com/asciimoo/searx 惊人的流量

#web_cpc

https://www.xianmin.org/post/replace-google/ 聚合搜索,可以自主搭建的搜索引擎

#web_cpc

https://academy.moz.com/ 这个教程网站原本收费的SEO课程目前免费了,使用`wegotthis`这个优惠券码领取,我看了下课程覆盖SEO的基本面挺全面系统的,有需要的可以注册领取。除了图片红色框的收费,其他都可以免费领取。

#web_cpc

https://learnxinyminutes.com/ 这类网站的祖师爷级别的站流量反而没上百万

#web_cpc

https://jeoygin.gitbooks.io/learn-y-in-x-minutes/ 教程类网站流量太惊人了,这个站3百万PV每月

#web_cpc

做流量站的两大难题:有量+控制成本,前者意味着对SEO要做到一定的程度,后者意味着技术上要极致的控制开销

#web_cpc

https://aws.amazon.com/cn/blogs/compute/using-amazon-api-gateway-as-a-proxy-for-dynamodb/

#web_cpc

https://aws.amazon.com/cn/getting-started/projects/build-serverless-web-app-lambda-apigateway-s3-dynamodb-cognito/ 构建无服务器 Web 应用程序

#web_cpc

https://aws.amazon.com/cn/blogs/big-data/build-a-serverless-architecture-to-analyze-amazon-cloudfront-access-logs-using-aws-lambda-amazon-athena-and-amazon-kinesis-analytics/ 使用AWS Lambda,Amazon Athena和Amazon Kinesis Analytics构建无服务器架构来分析Amazon CloudFront访问日志

#web_cpc

https://docs.aws.amazon.com/athena/latest/ug/cloudfront-logs.html 使用Athena分析S3中的日志

#web_cpc

https://docs.aws.amazon.com/AmazonCloudFront/latest/DeveloperGuide/AccessLogs.html 给CloudFront启用访问日志并存储至S3供进一步分析网站请求详情

#web_cpc

https://www.youtube.com/watch?v=nIbJI1kCxrU 如果网站的内容在某个主题的相关文章比较多的话,可以做一个内容聚合文章,把相关的文章都简短介绍聚合到一起,这样的好处在于形成权威页面,可以给相关文章的页面导流,虽然博客里有Tag页面,但是Tag的聚合效果并不如人工撰写的聚合页面信息量高。

#web_cpc

https://mp.weixin.qq.com/s/VUhz2Tg08UqYSAZB6nU9MQ RSS的重点在推送和聚合,社交网络是究极的推送和聚合。Web2.0的重点是UGC,社交网络是究极的UGC。

#web_cpc

tiktok崛起速度太快,这里面包含一些niche机会

#web_cpc

===== 评论区 ===== zFish: 有了词但是无法知道词的搜索量和竞争度,这是做百度seo的尴尬之处,英文毕竟有ahrefs这种大杀器

#web_cpc

https://www.v2ex.com/t/652943#reply14 百度seo关键词如何挖掘:百度 www2.baidu.com 里面有一个关键词规划师,大公司竞价月消费数十万以上,能采集很多质量更好的关键词。OK,多数人达不到这个要求,那么免费的关键词规划师 也是不错的,另外这个可以去百度或者谷歌搜索一下,比如 [python 关键词规划师] ,就有一些小脚本可以使用,还有底部的相关搜索,也是一个关键词来源,另外 5118 里面有一个收费的来源:plan.5118.com ,爱站也有一个挖词来源。 把除 www2.baidu.com 以外的来源中挖到的词,丢 www2 里面的关键词规划师,跑一遍关键词,然后丢百度或者谷歌搜索结果,继续采集搜索结果标题,结巴分词,又能分析出不少的关键词。

#web_cpc

如何从Google获取更高的排名:https://ahrefs.com/blog/how-to-rank-higher-on-google/

#web_cpc

面向SEO的内容创作流程:1. 寻找有搜索潜力的主题。2. 分析该主题的搜索意图。3. 编写大纲。4. 编写草稿。5. 编辑草稿。6. 让内容具备一些可视化。7. 编写引人注目的Meta信息。8. 发布文章。 -> https://ahrefs.com/blog/seo-content/

#web_cpc

一番努力SEO优化之后,一个月过去发现排名没啥变化,不要气馁,研究表明,Top10排名的页面超过95%都有一年以上的历史了,SEO是一场马拉松赛跑。

#web_cpc

获取Google排名的流程:https://ahrefs.com/blog/how-to-get-on-the-first-page-of-google/

#web_cpc

https://ahrefs.com/blog/increase-blog-traffic/ 就算博客遵循了SEO最佳实践,流量增长也是一个缓慢的过程,需要不断的坚持编写好的内容和不断的做社区推广(Quora)才能等到流量爆发的那一天。

#web_cpc

Google是如何排名一篇新站文章的:任何新站(权重低)文章一开始肯定没有排名,没有SEO流量,那Google只能从外链的角度去看它的质量了,如果外链多Google才会提升排名,而外链之所以会有,那肯定是内容全面高质量(内容全面、关键词密度适中、文章关键词搜索量不错、文章类型符合搜索意图),和这个关键词契合度高,所以这样Google才能把好的内容推给搜索的用户,这样才能说明高质量的内容才是长久SEO之道。真正能做到这些要求的网站排名肯定能上去,很多文章内容质量都不好,内容好的不一定会按照这个符合SEO要求的方面去写,很多独立博客的站长,写作完全看个人心情,这种流量肯定很难爆发,而按照SEO角度写的博客如ahrefs、backlinko的SEO流量都很高。

#web_cpc

https://book.tstrs.me/ i-book本身并不储存任何数据,而是在IPFS星际文件系统上,保障了安全性,匿名性高

#web_cpc

https://park.mobayke.com/tools/google-keywords-planner-guide.html Google Keywords Planner 关键词规划师终极指南

#web_cpc

https://www.joyk.com/ 这种推荐网站流量也不错,一个比较有意思的点是它推荐的链接是通过自己的特殊跳转链接跳转到推荐文章的网址的,而非直接链接到别的站,这样做的好处是可以加一些track信息给推荐网站的GA

#web_cpc

https://data.chinaz.com/ 百度SEO关键词挖掘工具

#web_cpc

https://www.seozac.com/seo-watch/baidu-google-seo/ Google与百度SEO的差异:没什么大的差异

#web_cpc

百度SEO工具: https://tool.chinaz.com/ https://www.aizhan.com/ https://www.5118.com/

#web_cpc

外链/关键词/竞品分析神器: https://www.semrush.com/ http://ahrefs.com/ https://www.spyfu.com/

#web_cpc

自建企业站流量来源:社交网络平台/EDM邮件营销/网红带货/问答平台引流(Quora/reddit/ answers.yahoo.com /medium.com)/youtube/行业论坛

#web_cpc

SEO也分To B和To C,前者主要推企业类型网站,后者主要推网红大V/个人类网站。https://authorityspy.com/

#web_cpc

博客推广平台(聚合搜索博客内容): https://www.cision.com/us/ https://www.buzzstream.com/ https://www.grouphigh.com/ https://www.blogdash.com/ https://www.inkybee.com/

#web_cpc

如何寻找外链:通过竞品网站的反向链接查找

#web_cpc

Twitter for Google SEO: Google SEO权威:https://twitter.com/dannysullivan Google站长工具:https://twitter.com/googlewmc Google分析:https://twitter.com/googleanalytics Google广告:https://twitter.com/GoogleAds Google官方:https://twitter.com/Google

#web_cpc

最简单的就是用SEO插件,这里推荐两个Wordpress插件,一个是Yoast SEO,另外一个是Rich Snippet

#web_cpc

网页描述首先影响的是访客单CTA(call to action)行为,而CTA行为直接影响了谷歌网页排名

#web_cpc

https://app.neilpatel.com/

#web_cpc

https://keywordsheeter.com/ 另一款关键词规划免费工具

#web_cpc

https://keywordtool.io/ 关键词规划免费工具

#web_cpc

https://ahrefs.com/blog/seo-best-practices/ SEO最佳实践: 1. 使用HTTPS 2. 让网站加载速度最快 3. 文章标题的关键词最好是有一定月搜索量 4. 文章关键词要匹配搜索意图,比如人们在搜索“如何制作XX”肯定是在搜索教程类的文章,而在搜索“购买XXX”肯定是在搜索电商网站的商品页面了。比如你是一个卖眼霜化妆品的电商站,你发现搜索“最佳眼霜”排名前几的竟然都是“15个最好的眼霜产品”这类对比列表博客类的文章,假设这个关键词月搜索量在你所在的地区是2万次,如果你想占据这个关键词的搜索量,那么最好做一个列表博客类的页面而不是做一个电商产品类的页面,因为后者并不符合用户搜索意图。 5. 做关键词时一定要考虑竞争度,选择有一定搜索量但是竞争度低的关键词去做排名。比如你搜索“最佳信用卡”发现第一页里全都是实力雄厚的大公司的网站,光反向链接的域名都有几百个,那大部分人都无法在短期把这个关键词的排名做上去。相反选择“最适合休息室的信用卡”这个关键词,既有一定的月搜索量,同时搜索结果第一页里排名前几的都是没多少反向链接域名的网站。那做这个关键词排名就更容易一些。SEO做关键词排名就像是一场马拉松,你要跑的比竞争对手更持久才能拿到这个词的流量。 6. 在标题(title tag)、H1标签(每个页面至少得有一个)与URL中包含核心关键词。每个页面中至少有一个核心关键词,比如“如何自然减肥”里“自然减肥”就是核心关键词,那么至少让这个核心关键词在你的标题、H1标签与URL中体现出来(当然要保证可读性,毕竟是给人看的,不能为了优化而破坏可读性了)。 7. 使用短而富有表达力的URL。太长的URL会让Google在搜索结果页截断导致很难看,可以把一些停用词去掉。 8. 编写引人注目的meta信息(TKD)。这样做可以提高点击率。搜索引擎排名的提升只是提升了曝光展示次数,用户看到后如何吸引用户点击,只能靠meta信息了。注意meta信息的长度限制,避免被截断;注意标题和描述大小写;让标题和描述符合搜索意图;使用有情感色彩的描述语而非标题党去吸引用户点击。 9. 优化图片。添加图片alt信息(使用空格连接)和有意义的文件名(使用连字符“-”连接单词即可),这有助于Google理解图片含义,不要小看这点优化,这为我们最近三个月带来了5500次点击。当然图片大小的优化也很重要,这关乎最重要的加载速度。 10. 写全面的内容。全面的内容可以包含更多相关子主题的长尾关键词,这有助于获取长尾词的流量。更全面的内容不是说更长的内容,而是在有限的内容中包含更多人们可能会搜索的字主题的关键词内容。如何发掘更多关联的关键词?a. 去排名第一的网页里查找关联关键词。b. 使用Google搜索词建议功能。c. 使用ahrefs的Content gap工具抽取关键词。 11. 内链优化。一般来说一个页面内链和外链越多,排名越高,这和Google的基本算法有关系。所以把相关联的内容链接起来可以提升这个页面的排名。如何查找某个关键词涉及的所有页面?使用Google Site命令:site:yourdomain.com [page topic]。 12. 获取更多的反向链接(外链)。高质量的内容是最好的获取外链的方式。反向链接是Google算法的基础,并且仍然是最重要的排名因素之一。关于反向链接的重要性可以在Google的算法说明里查阅:https://www.google.com/search/howsearchworks/ 。也可以查看ahrefs的这篇研究:https://ahrefs.com/blog/search-traffic-study/ 。外链不仅与数量有关系,更与质量有关系(链接的网站评分更高,权重更高)。

#web_cpc

https://ahrefs.com/blog/seo-best-practices/ SEO最佳实践: 1. 使用HTTPS 2. 让网站加载速度最快 3. 文章标题的关键词最好是有一定月搜索量 4. 文章关键词要匹配搜索意图,比如人们在搜索“如何制作XX”肯定是在搜索教程类的文章,而在搜索“购买XXX”肯定是在搜索电商网站的商品页面了。比如你是一个卖眼霜化妆品的电商站,你发现搜索“最佳眼霜”排名前几的竟然都是“15个最好的眼霜产品”这类对比列表博客类的文章,假设这个关键词月搜索量在你所在的地区是2万次,如果你想占据这个关键词的搜索量,那么最好做一个列表博客类的页面而不是做一个电商产品类的页面,因为后者并不符合用户搜索意图。 5. 做关键词时一定要考虑竞争度,选择有一定搜索量但是竞争度低的关键词去做排名。比如你搜索“最佳信用卡”发现第一页里全都是实力雄厚的大公司的网站,光反向链接的域名都有几百个,那大部分人都无法在短期把这个关键词的排名做上去。相反选择“最适合休息室的信用卡”这个关键词,既有一定的月搜索量,同时搜索结果第一页里排名前几的都是没多少反向链接域名的网站。那做这个关键词排名就更容易一些。SEO做关键词排名就像是一场马拉松,你要跑的比竞争对手更持久才能拿到这个词的流量。 6. 在标题(title tag)、H1标签(每个页面至少得有一个)与URL中包含核心关键词。每个页面中至少有一个核心关键词,比如“如何自然减肥”里“自然减肥”就是核心关键词,那么至少让这个核心关键词在你的标题、H1标签与URL中体现出来(当然要保证可读性,毕竟是给人看的,不能为了优化而破坏可读性了)。 7. 使用短而富有表达力的URL。太长的URL会让Google在搜索结果页截断导致很难看,可以把一些停用词去掉。 8. 编写引人注目的meta信息(TKD)。这样做可以提高点击率。搜索引擎排名的提升只是提升了曝光展示次数,用户看到后如何吸引用户点击,只能靠meta信息了。注意meta信息的长度限制,避免被截断;注意标题和描述大小写;让标题和描述符合搜索意图;使用有情感色彩的描述语而非标题党去吸引用户点击。 9. 优化图片。添加图片alt信息(使用空格连接)和有意义的文件名(使用连字符“-”连接单词即可),这有助于Google理解图片含义,不要小看这点优化,这为我们最近三个月带来了5500次点击。当然图片大小的优化也很重要,这关乎最重要的加载速度。 10. 写全面的内容。全面的内容可以包含更多相关子主题的长尾关键词,这有助于获取长尾词的流量。更全面的内容不是说更长的内容,而是在有限的内容中包含更多人们可能会搜索的字主题的关键词内容。如何发掘更多关联的关键词?a. 去排名第一的网页里查找关联关键词。b. 使用Google搜索词建议功能。c. 使用ahrefs的Content gap工具抽取关键词。 11. 内链优化。一般来说一个页面内链和外链越多,排名越高,这和Google的基本算法有关系。所以把相关联的内容链接起来可以提升这个页面的排名。如何查找某个关键词涉及的所有页面?使用Google Site命令:site:yourdomain.com [page topic]。 12. 获取更多的反向链接(外链)。高质量的内容是最好的获取外链的方式。反向链接是Google算法的基础,并且仍然是最重要的排名因素之一。关于反向链接的重要性可以在Google的算法说明里查阅:https://www.google.com/search/howsearchworks/ 。也可以查看ahrefs的这篇研究:https://ahrefs.com/blog/search-traffic-study/ 。外链不仅与数量有关系,更与质量有关系(链接的网站评分更高,权重更高)。

#web_cpc

https://ahrefs.com/blog/seo-best-practices/ SEO最佳实践:1. 使用HTTPS 2. 让网站加载速度最快 3. 文章标题的关键词最好是有一定月搜索量 4. 文章关键词要匹配搜索意图,比如人们在搜索“如何制作XX”肯定是在搜索教程类的文章,而在搜索“购买XXX”肯定是在搜索电商网站的商品页面了。比如你是一个卖眼霜化妆品的电商站,你发现搜索“最佳眼霜”排名前几的竟然都是“15个最好的眼霜产品”这类对比列表博客类的文章,假设这个关键词月搜索量在你所在的地区是2万次,如果你想占据这个关键词的搜索量,那么最好做一个列表博客类的页面而不是做一个电商产品类的页面,因为后者并不符合用户搜索意图。 5. 做关键词时一定要考虑竞争度,选择有一定搜索量但是竞争度低的关键词去做排名。比如你搜索“最佳信用卡”发现第一页里全都是实力雄厚的大公司的网站,光反向链接的域名都有几百个,那大部分人都无法在短期把这个关键词的排名做上去。相反选择“最适合休息室的信用卡”这个关键词,既有一定的月搜索量,同时搜索结果第一页里排名前几的都是没多少反向链接域名的网站。那做这个关键词排名就更容易一些。SEO做关键词排名就像是一场马拉松,你要跑的比竞争对手更持久才能拿到这个词的流量。6. 在标题(title tag)、H1标签(每个页面至少得有一个)与URL中包含核心关键词。每个页面中至少有一个核心关键词,比如“如何自然减肥”里“自然减肥”就是核心关键词,那么至少让这个核心关键词在你的标题、H1标签与URL中体现出来(当然要保证可读性,毕竟是给人看的,不能为了优化而破坏可读性了)。7. 使用短而富有表达力的URL。太长的URL会让Google在搜索结果页截断导致很难看,可以把一些停用词去掉。8. 编写引人注目的meta信息(TKD)。这样做可以提高点击率。搜索引擎排名的提升只是提升了曝光展示次数,用户看到后如何吸引用户点击,只能靠meta信息了。注意meta信息的长度限制,避免被截断;注意标题和描述大小写;让标题和描述符合搜索意图;使用有情感色彩的描述语而非标题党去吸引用户点击。9. 优化图片。添加图片alt信息(使用空格连接)和有意义的文件名(使用连字符“-”连接单词即可),这有助于Google理解图片含义,不要小看这点优化,这为我们最近三个月带来了5500次点击。当然图片大小的优化也很重要,这关乎最重要的加载速度。10. 写全面的内容。全面的内容可以包含更多相关子主题的长尾关键词,这有助于获取长尾词的流量。更全面的内容不是说更长的内容,而是在有限的内容中包含更多人们可能会搜索的字主题的关键词内容。如何发掘更多关联的关键词?a. 去排名第一的网页里查找关联关键词。b. 使用Google搜索词建议功能。c. 使用ahrefs的Content gap工具抽取关键词。11. 内链优化。一般来说一个页面内链和外链越多,排名越高,这和Google的基本算法有关系。所以把相关联的内容链接起来可以提升这个页面的排名。如何查找某个关键词涉及的所有页面?使用Google Site命令:site:yourdomain.com [page topic]。12. 获取更多的反向链接(外链)。高质量的内容是最好的获取外链的方式。反向链接是Google算法的基础,并且仍然是最重要的排名因素之一。关于反向链接的重要性可以在Google的算法说明里查阅:https://www.google.com/search/howsearchworks/ 。也可以查看ahrefs的这篇研究:https://ahrefs.com/blog/search-traffic-study/ 。外链不仅与数量有关系,更与质量有关系(链接的网站评分更高,权重更高)。

#web_cpc

xxx guide是流量大头。博客流量的最终之路难道是教程?

#web_cpc

http://blog.didispace.com/blog-10000000-pv/ 这网站活生生验证了一个道理:只要内容好,网站体验再烂都有人看。首先不支持https;然后要看全文必须关注公众号;广告太多。但是这些都不重要,只要你有内容。。。

#web_cpc

https://neilpatel.com/blog/seo-chrome-extensions/

#web_cpc

https://awesomeopensource.com/

#web_cpc

如果S3中小文件非常多的话,那可以将TTL失效时间设置短一些,这样当缓存失效后请求会打到源服务器,如果小文件多的话,从源服务器到CF的价格还比较便宜,美国区域每GB只有0.02美刀

#web_cpc

CF的失效是个昂贵的操作,可以使用通配符去降低次数,因为它是按次数收费的

#web_cpc

AWS的大坑:CF失效收费如此之贵,竟然每个URL失效就是0.005刀啊

#web_cpc

成功执行失效命令!

#web_cpc

https://github.com/bmpi-dev/aws-cloudfront-auto-invalidator https://docs.aws.amazon.com/AmazonS3/latest/user-guide/enable-event-notifications.html 通过S3网页添加通知事件到Lambda函数里,通过函数去执行CF失效命令

#web_cpc

https://stackoverflow.com/questions/37306765/does-aws-s3-sync-count-as-requests aws s3 sync收费机制:如果同步10000个文件,里面共有1000个新增或更新的文件,如果s3在美国东部,则这次同步会产生10个list请求+1000个put请求,共计0.005美刀

#web_cpc

https://rewind.io/blog/automatic-cloudfront-invalidation-for-s3-origins/ 通过AWS Events自动将S3更新的对象触发CF失效

#web_cpc

AWS CF中必须设置根对象为index.html,否则就会出现神奇的403问题(掉坑两次了)

#web_cpc

https://medium.com/analytics-vidhya/automated-keyword-extraction-from-articles-using-nlp-bfd864f41b34 Automated Keyword Extraction from Articles using NLP

#web_cpc

instaghub流量的大头在tag和user页面,post页面几乎没多少流量。在对该网址65万个页面分析中,以流量获取最多的前5千页面分析(占总页面近1%,获取流量占总流量近10%),tag页面占据了近92%的数量,可以说大部分流量都来自tag页面,而这4600多tag页面的获取流量中位数是19,平均数是30,也就是说大部分页面只获取了十几个用户,完全是靠tag页面数量积累的,而tag页面本身获取流量的核心就在于tag词,是这近4000个词获取了十几万的uv。所以没有核心词的页面是没有意义的,post页面如果没有核心词那还不如不做这个页面。

#web_cpc

https://github.com/harveyaot/DianJing

#web_cpc

流量来源的关键在于词,所以标题的撰写很关键,没有标题的内容也可以通过关键词抽取工具去自动生成,AWS也提供这类服务(大概100万条消息抽取需600美刀,可以对文本进行分类)

#web_cpc

Twitter ideas

#web_cpc

倒是可以通过嵌入图片类消息到网页中,让网页加载tg官方的消息来解决

#web_cpc

telegram网页版的图片链接是临时的,这反爬措施可以的,如果要长久保存图片就必须自己存了,流量和存储费用很难解决

#web_cpc

GitHub ideas

#web_cpc

GitHub也不好做了

#web_cpc

===== 评论区 ===== daniel: 这个6年前我就用过,google speed test不错,lighthouse更好,哈哈

#web_cpc

https://www.webpagetest.org/ 测试网站加载性能问题的神器

#web_cpc

telegram web还可以做下试试

#web_cpc

xxx coupon(品牌coupon)的竞争度中等,搜索量还行,做长尾还不错

#web_cpc

===== 评论区 ===== daniel: 请问下是用啥看的,ahrefs吗 zFish: 是的

#web_cpc

coupon太难了

#web_cpc

Twitter相关的词

#web_cpc

Twitter上川普真热

#web_cpc

本以为是个ins复制站,没想到还是做了不少数据分析工作,所以社交网站是个宝藏,单纯的copy数据已经没有意义了,需要挖掘统计分析有价值的数据,这样既有流量又有价值,比如从Twitter中挖掘一些有价值的垂直聚合的数据(提取优惠券之类),这个过程相当于炼油。所以结合特定主题的爬虫+机器学习或者传统统计分析的方法将原始数据二次创作,这才是未来的SEO

#web_cpc

https://webstagram.org/

#web_cpc

工具站也是流量站的一种,前提是做的人真的去调研过相关工具的月搜索量、竞争度等,不然只能练技术了,可能完全拿不到流量。最好能结合Niche需求找那些月搜索量中等但竞争低的关键词去做。

#web_cpc

做产品或做技术的人最喜欢自己创造流量,这意味着你不仅需要把握用户需求,还需要做最复杂的市场营销来获取流量,这个门槛非常高,比如最常见的各类社区和各种社交app。个人开发的独立产品这么玩很容易死掉,不如想办法从利用流量入手,研究如何聚合转化流量,这样你只需要构思流量产品即可,不需要做复杂的运营推广工作,只需要做好SEO即可。或者可以从一个细分领域(Niche)入手打磨产品,这也需要你去研究流量。流量研究是第一步,是你产品的根本。

#web_cpc

未来,视频流量是大头,如何获取视频流量?最简单就是开个YouTube频道,如何将视频和博客结合起来是个探索的方向,还没见到视频类博客,或者说它就是YouTube频道?

#web_cpc

电商类网站中优惠券(coupon)属于流量的一种玩法,带电商返佣这种模式比单纯的流量要更容易获利,比如这个网站 http://dealscove.com

#web_cpc

社交媒体如Twitter、telegram、ins、YouTube等有无限的数据,如果能利用好这些数据,就可以产生很高的流量价值,比如聚合、导航、数据挖掘转化,玩好这三类可以获取很多流量

#web_cpc

电报频道历史消息是公开的,不需要follow就可以查看🤔

#web_cpc

===== 评论区 ===== greatghoul: 怪不得 telegram 里面 sticker 都是 mp4

#web_cpc

查询反向链接(友情链接)的好方法,还是免费的

#web_cpc

22MB的Gif图片转换成MP4只有2.7MB,恐怖的压缩率

#web_cpc

给AWS CF设置个一年的默认TTL,这样可以降低对源S3的请求数量,降低成本

#web_cpc

https://aws.amazon.com/cn/premiumsupport/knowledge-center/cloudfront-serve-static-website/

#web_cpc

===== 评论区 ===== Daniel: 感觉没那么容易。。 greatghoul: 这么快就用上了 Aisin: @jogle_channel_bot 哪里找合适的niche领域呢

#web_cpc

===== 评论区 ===== 鵢 鴹鶙: 水水 鵢 鴹鶙: 我来增加一个评论 有空研究下作者项目再rpa批量 zFish: 如果对实时性要求不高的网站可通过定时静态化技术产生全站静态化数据部署到CDN中,这样可提供极高的性能,很多时候并不需要微服务这些架构

#web_cpc

要是做的质量高,五个站都可以完成目标了。

#web_cpc

所以目标就是找十个niche,做十个不同领域的站,技术上来说就是一个站的工作量,运营的话成本有点高,所以需要一些自动化的技术,光人工输出肯定不行

#web_cpc

日入百刀有点难,日入30刀吧,作为被动收入一年也不少钱了,按平均CPM为0.8刀算,每日需要37.5K的PV,单个站要达到很难,如果做十个不同领域(Niche)的站就容易多了,每个站每日只需要3.75K的PV(换算成UV可能只需要1K每天),这个目标容易达成。

#web_cpc

关于英文内容站的文章一共有三种类型: 1. Roundup review 2. Single product review 3. Information article 前两种都算是commercial articles,是我们网站希望在谷歌获得良好的排名、获取自然流量、然后通过Amazon Associate(或其他第三方联盟平台)变现创造收益,但是,谷歌不会无缘无故给一个新站用来“赚钱”的文章良好排名,因此,我们需要Info Articles来为网站创造价值——吸引外链,向谷歌证明我们是一个读者喜爱的网站,提升整站权重,从而间接提高commercial articles在搜索引擎的排名。

#web_cpc

https://www.seoactionblog.com/luke-seo-diary-6/

#web_cpc

选择一个受众很重要,头脑风暴一下他们需要什么产品,需要解决哪些问题,任何一个网站首先是给人看,然后才是Google的搜索引擎

#web_cpc

Wayback Machine也是查看网站黑历史的好办法

#web_cpc

Authority Site 说到底还是为了目标受众服务的,选定了人群后,就可以围绕目标受众开始有针对性地提供服务。我们能提供的“服务”便成为了我们网站的框架。目标受众都需要些什么呢?实物产品,信息,攻略,视频,图片,课程等等······这些便组成了网站的大框架,大框架下面还有小框架,将框架梳理清楚之后,再使用Ahrefs便可能更加得心应手。

#web_cpc

如何找到niche/细分领域市场: 是否有大站? 是否有小站? 是否可以通过买卖实体商品获利? 是否可以通过买卖虚拟商品获利? 是否可以通过挂广告获利? 关键词是否容易找到? 季节性波动是否较低? 外链是否比较容易获取? 如果以上答案都是yes,那就是个不错的niche市场。在调查相关关键词时,SEOer 们的好伙伴——Ahrefs 便闪亮登场了。通过判断DR(网站权威度)来判断是否大小站,低于20就是小站。KD(关键词难度),在寻找潜在的关键词时,我往往把KD范围调至10以下,并且观察SERP (Searching Engine Results Page) 第一页是否有小站的出现,并且看看他们因为该关键词每个月获得了多少的流量。一般来说如果有小站依靠某个关键词每个月获得了100以上的流量,该关键词就值得追逐。通过Keywords Explorer-Having same terms去扩词。

#web_cpc

https://www.seoactionblog.com/luke-seo-diary-2/ 在开始一个新站之前,一定要查查你购买的域名是否有黑历史,可以通过查看域名的反向链接是否为空来判断,如果有反向链接,那还是换一个干净的域名吧

#web_cpc

创建一个统计页面,比如某主题的统计页面,当写文章的人需要某项统计数据时,他一般会给你一个反向链接,反向链接越多,排名就更容易做上去

#web_cpc

逆向竞品网站,比如通过Detailed.com会给你展示细分领域市场的流量来源,BuzzSumo会给你展示一个站在社交媒体分享量最多的内容,Ahrefs会给你展示一个站流量最多的页面

#web_cpc

元描述写作模版

#web_cpc

关于TKD元描述,Google已经不再使用这些描述数据了,但是用户需要,用户在搜索结果中可以看到文章描述

#web_cpc

在YouTube中讲述一些小故事,更能吸引观众的注意力

#web_cpc

围绕品牌关键词优化,因为品牌关键词的搜索量大,竞争度可能还低,弊端在于你永远不可能排名到前三,比如如果你写Google search console相关的文章,前6名都是Google.com,但是每月的引流人数依旧不错

#web_cpc

使用有感情色彩的标题

#web_cpc

使用Google关键词规划工具发掘竞争对手网站/博客的关键词分布,发掘未被发现的关键词,获取这部分词的流量

#web_cpc

使用更长的标题更容易获得分享

#web_cpc

对于YouTube视频来说,观众喜欢快速的视频,所以不能一镜到底,应该放入大量剪辑,让视频看起来快速流程

#web_cpc

围绕关键词的写作,全文中关键词的数量应该比较多才好,而且这个关键词的月搜索量应该高一些,竞争度应该低一些,这样排名好做,流量容易起来

#web_cpc

URL包含关键词,中文博客这方法好像没啥用

#web_cpc

使用解锁帖子给邮件列表引流,必须订阅邮件列表才能看到全文,国内CSDN就是关注公众号才能阅读全文,体验比较糟糕

#web_cpc

不要直接在社交媒体发布博客文章链接,现在的社交媒体算法更喜欢在社交媒体的原生内容,所以直接在社交媒体/社区帖子中写一些原创的或者文章里有的一些有意思的观点/数据,然后在帖子中将文章链接植入进去,完成引流

#web_cpc

如何发现热门话题?https://explodingtopics.com/ 帮助你发掘热门话题

#web_cpc

数据显示1.3%的文章占据了社交分享的50%,所谓的爆款10万加的热门文章(第一周上万阅读、数百评论、数千分享、搜索引擎关键词排名第一),爆款文章写作耗时长,可能得数十小时的投入

#web_cpc

每年定期将流量低的文章重新更新发布

#web_cpc

使用对比评测写作获取流量

#web_cpc

PBC写作公式,P-简要预览,B-给受众的利益,C-召唤行动

#web_cpc

https://backlinko.com/content-marketing-tips

#web_cpc

在内容营销日渐成为主流的今天,内容的传播和增长一定会更多的依靠搜索引擎(一般是谷歌和YouTube)。 美国很多营销同行就讲:”If you blog, blog for Google”,其背后的意义可见一斑。 普通大众都是搜索引擎的用户,通过主动输入“关键词”后得到的信息一般更加符合自己的搜索需求,而非通过社媒广告或搜索广告等渠道的被动“投喂”,这也是为什么SEO流量价值较高的原因。 SEO & Content Marketing,这两个词很早就结合在一起了。

#web_cpc

https://www.seoactionblog.com/2019-cmseo-summary/ 最好的外链获取方式,其实就是内容,网站用户体验、内容一定要专业

#web_cpc

https://css-tricks.com/lazy-loading-responsive-adsense-ads/ 另一种响应式加载广告的方案

#web_cpc

https://wpfixit.com/super-slow-google-ad-script/ 通过延迟5秒加载广告,瞬间让pagespeed评分上95分了

#web_cpc

网站不加载广告和加载广告的加载速度对比图

#web_cpc

https://www.webpagetest.org/video/compare.php?tests=200216_D1_4561cee4859af5b0cb0dcb6740902455%2C200216_GB_ab54b9bcbb4ce9b55b3820a58a6d87fc&thumbSize=100&ival=100&end=visual Google广告是拖慢网站加载速度的元凶

#web_cpc

https://www.webpagetest.org/ 使用webpagetest分析第三方库的对网站加载速度的性能影响

#web_cpc

https://web.dev/render-blocking-resources/?utm_source=lighthouse&utm_medium=devtools 识别非重要的CSS和JS代码,去除不需要的代码

#web_cpc

https://developers.google.com/web/fundamentals/performance/optimizing-content-efficiency/loading-third-party-javascript/?utm_source=lighthouse&utm_medium=unknown 控制第三方包

#web_cpc

https://web.dev/codelab-use-lazysizes-to-lazyload-images/ 图片懒加载,SEO友好的lib

#web_cpc

一定要把博客的评分提升到95分以上

#web_cpc

工具+热点+渠道(网站/小程序)=流量=被动收入

#web_cpc

大量404页面,突然删掉很多内容都会造成Google不在爬取此站、所以对于这类问题要立即解决

#web_cpc

当然网站响应越慢,爬虫爬的速度也越慢,网站速度快还是很有必要的

#web_cpc

发现一个新的知识点,Google爬虫对新站一天大约爬半个小时,是有限额的

#web_cpc

这么快的速度还是第一次见,我现在也只能想到这种定时生成静态化内容然后缓存倒redis之类,同步到cdn

#web_cpc

http://www.dealscove.com/coupons/domu.co.uk

#web_cpc

工具+热点内容导航的效果还不错

#web_cpc

https://super-nb.com/

#web_cpc

解决了困扰许久的问题:GA无法和Search Console关联,原因是Google的一个问题,必须在Search Console中以URL prefix验证网站,domain验证就无法关联 https://support.google.com/webmasters/thread/5780259?hl=en

#web_cpc

https://mp.weixin.qq.com/s/_atQWJjUGFM36Yeenr4mcg

#web_cpc

也可以通过affiliate赚一些推广收益,这样一年赚1万块钱是可能的

#web_cpc

实际上一个年百万PV的博客UV只有22万,平均到每天只有600多访客,年收益按CPM为1美刀计算只有1000美刀,平均每月赚583元人民币

#web_cpc

pinterest.com是个不错的图片引流平台,也许可以通过建立board去试试引流效果

#web_cpc

CTR太低了

#web_cpc

Instaghub Google Search Console Performance

#web_cpc

在高峰的时候,每台服务器每天的网络流量传输是30-50GB,就算现在流量这么少,但是爬虫的流量还是不少,每天出口流量还是到10GB了

#web_cpc

流量站的大头消耗不在于用户,而在于爬虫,所以elixir需要应多很多看不见的请求,爬虫的请求更多而且是持续性的

#web_cpc

elixir一直很稳定,现在是一台服务器了,不过从来没出问题,完全不用操心内存啥的,我的服务器只有1G内存,成本5美元一个月

#web_cpc

从被Google kill之后还是有不少流量的,只不过开始下降了

#web_cpc

https://youtu.be/FUYAe5ROeP0

#web_cpc

如果是1万pv,那只有10个cpm,每个cpm按0.5美元,就是5美元,不知道能不能cover cloud front 50gb的传输费用,按新加坡区域算是7美元成本,亏了

#web_cpc

最便宜的方案就是用GitHub存储图片(单个不超过100MB),然后使用netlify免费cdn传输,还可以免费通过netlify使用aws的lambda了,0成本,等AWS收费了我就考虑往这种方案迁移

#web_cpc

没想到在Twitter推广文章也是个不错的方法,留言推广了下文章带来145个用户,当然电报群也是个不错的法子

#web_cpc

关键词流量(SEO)与关键链流量(品牌)

#web_cpc

https://mp.weixin.qq.com/s/tSQq3Zaq2_oKUk6EPp3erQ

#web_cpc

CTR有待提高

#web_cpc

webpushr.com 最终使用了这个推送服务,免费版有5万个月推送设备额度,还不错,不过调试netlify耗时几小时。。。心累,文档太点差了

#web_cpc

Web Push服务大多是收费的,还不便宜,自己搭建又需要集成数据库,比较麻烦啊,不知道AWS有啥好方案没

#web_cpc

https://www.webpushnotifications.com/

#web_cpc

https://www.shareapi.com/ 通过判断线上最新的Post ID与本地最新的Post ID是否相同,如果不同就在Netlify部署时自动发送浏览器通知和社交网络分享

#web_cpc

https://docs.netlify.com/functions/configure-and-deploy/#configure-the-functions-folder Netlify集成AWS Lambda without an AWS account

#web_cpc

https://developers.google.com/web/ilt/pwa/introduction-to-push-notifications

#web_cpc

https://humanwhocodes.com/blog/2018/09/detecting-new-post-jekyll-netlify/

#web_cpc

You will need a server (or service) in the middle. Remember that Hexo just generate static site and there is no "action" beyond HTML transfer from the server where you host your site. That being said, one alternative you can try is to design a deployment plugin for hexo that actually send a message through a push service API. That would be simple to accomplish and your readers only have to subscribe to that push service (ie. Google Cloud Message, NMA, etc). Other option: AWS SNS can be used to implement a push service and/or/mixed email/sms messaging. You will have to setup a queue, push to it on hexo deploy, and design a interface that can subscribe your readers to a list of recipients. I never used it as push service but I do use it to notify me after a success/failure hexo generate on travis-ci. This is paid option and I know there are other suppliers already prepared as push service, you just need use their API. IFTTT integration: Use your RSS feed on a IFTTT applet to trigger a push notification through one of the available services (like notify my droid, etc). Other idea: Telegram Channel and a ChatBot (switch Telegram for: skype, facebook messenger, slack or other way a "chatBot" can push messages to). I use this to be notified by my homeTheather system when a new episode of my favorite TV Show is available. To accomplish this I wrote a microservice that receive a HTTP request and send it as message to me (or family group chat in my case) through a Telegram ChatBot. Telegram offers a thing called Channel, it is like a whatzapp group chat but only Channel owner can write message while all other members can just receive that message. (very similar to a Push notification). The microservice I wrote is way too simple written (badly) in NodeJS, runs for free on Hook.io but could be run on AWS Lambda or Google Cloud Function, App Engine, Heroku or any other, few modifications needed. Based on the microservice idea above and a mix of push service or IFTTT I think it should be pretty simple to have a deploy plugin for hexo where the deploy action is a simple API call or a HTTP request to specified URL and PUSH messages would be sent way. The worst part, IMHO, would be to elect a push service free for the subscribers (your reader) and with no need to install apps (many would no use if they have to install a new app just because of you).

#web_cpc

https://github.com/LouisBarranqueiro/hexo-theme-tranquilpeak/issues/387

#web_cpc

浏览器通知🆚邮件订阅,前者比后者ROI高2-10倍,博客可以考虑优先支持浏览器通知

#web_cpc

https://bloggingwizard.com/push-notifications/

#web_cpc

https://github.com/bmpi-dev/aws-lambda-edge-img2webp AWS Lambda@Edge自动转换图片服务终于搞完了,花了两天时间,调试真是个痛苦的过程。。

#web_cpc

aws与s3的权限配置也很重要,删除lambda@edege函数也需要在cloudfront里取消关联后才能删除,耗时几小时才能生效

#web_cpc

aws lambda edge查看器请求大小不能超过1MB,而源响应却可以很大,所以在打包的时候尤其注意不要将node module打包到查看器请求zip包中(这个大坑花了半天时间)

#web_cpc

1. Listen for requests to CDN, and trigger a Lambda function that hijacks any viewer request. 2. Determine if the request event is for an image and if the browser requesting the resource supports WebP based on the user-agent we receive from the request. 3. If we determine that the request is for an image and that the browser supports WebP, we replace it with therequest uri image extension with .webp and add the original extension into the request header 4. Next, we trigger a separate Lambda that hijacks any CDN origin response. 5. If the request uri on the response event has a .webp extension, and the response status is a 404, we check our S3 bucket for the same image, but with the original extension, we placed into our request header in step 3. 6. If we find an image with the original extension in S3, we run a WebP conversion using Sharp and place it in the origin response, otherwise, we leave the 404 response unaltered.

#web_cpc

https://medium.com/nona-web/converting-images-to-webp-from-cdn-9433b56a3d52

#web_cpc

https://docs.aws.amazon.com/solutions/latest/serverless-image-handler/overview.html AWS的图片处理方案还是便宜,1 million images processed, 15 GB storage and 50 GB data transfer也才不到90块钱人民币

#web_cpc

user->browser->js check ua->aws lambda->s3 这种方案应该便宜一些

#web_cpc

imgix处理1000个图片3美刀,太贵了

#web_cpc

user->browser->js check ua->imgix(image convert api)->s3

#web_cpc

https://aws.amazon.com/solutions/serverless-image-handler/

#web_cpc

https://aws.amazon.com/blogs/networking-and-content-delivery/resizing-images-with-amazon-cloudfront-lambdaedge-aws-cdn-blog/

#web_cpc

https://developers.google.com/speed/webp/docs/compression webp格式的技术细节

#web_cpc

jpeg的压缩效果也不错,而且支持Safari,或许Chrome可以使用webp,而Safari可以给jpeg格式,这样存储就需要两种后缀的文件了,能不能在s3中存储png,在特定UA的浏览器请求时给予不同的格式的图片呢?可以研究下

#web_cpc

jpeg和jpg是同一种格式,只因为早期Windows后缀不允许四个的后缀名

#web_cpc

https://homepages.cae.wisc.edu/~ece533/project/f06/aguilera_rpt.pdf 这篇论文对比了BMP、TIFF、PNG、JPEG、JPEG 2000的压缩比较,值得一看

#web_cpc

https://developer.mozilla.org/en-US/docs/Web/Media/Formats/Image_types

#web_cpc

PNG && JPEG 2000 & JPEG XR & WebP对比,从兼容性的角度看PNG最好,从压缩比看WebP最好同时也有一定的兼容性

#web_cpc

一个7.5M的png图片转换成webp后清晰度相同,大小变成700多kb了😱可惜这格式Safari不支持!!!可恶的iOS😡

#web_cpc

https://web.dev/uses-webp-images/?utm_source=lighthouse&utm_medium=devtools 网站流量中大头是图片资源,如何减少图片大小是很重要的事情

#web_cpc

浏览器中Chrome还是第一,网站还是要对Chrome友好的😂

#web_cpc

iPhone始终是第一移动设备,网站必须支持好Safari才行

#web_cpc

https://gist.github.com/madawei2699/cbe126c55a2852e75a1ef46d8b810ba4

#web_cpc

https://neilpatel.com/blog/get-started-using-schema/

#web_cpc

https://www.hallaminternet.com/add-article-schema-markup-to-blog-posts/

#web_cpc

Schema (also known as structured data, rich snippets or micro data), is a language that is universally understood by search engines, with extreme ease. Essentially, schema tells search engines what your site or a specific page is about in very simple terms.

#web_cpc

Chrome Audits是个不错的站点审计工具(访问速度、可用性、最佳实践、SEO、PWA)

#web_cpc

收到律师函要求下线侵权内容,国外网站最头疼的地方

#web_cpc

https://medium.com/@kikiwiwi/kikiwiwi-%E6%88%90%E4%BA%BA%E7%BD%91%E7%AB%99%E5%A6%82%E4%BD%95%E6%8E%A8%E5%B9%BF%E7%9A%84%E7%BB%8F%E9%AA%8C%E5%88%86%E4%BA%AB-c9dcf73003e3 成人流量站怎么玩

#web_cpc

流量来源:1、付费广告 2、Youtube channel 3、Udemy course 4、podcast tours 5、Pinterest boards 6、niche,eg. Facebook && Twitter && telegram channel links share 7、Facebook groups

#web_cpc

https://youtu.be/X9Wk8K_TxlE

#web_cpc

https://www.bmpi.dev/dev/coupon-project-review/

#web_cpc

instaghub nginx log

#web_cpc

浏览器通知好过邮件订阅,因为其更简单

#web_cpc

You don’t want people going to your site and clicking the back button… it will hurt your rankings.

#web_cpc

https://neilpatel.com/blog/seo-content-links/

#web_cpc

长文拆解成短文章并作SEO优化是否可行?

#web_cpc

SEO is not dead, it’s just changing.

#web_cpc

Not just on Google search but anywhere you use a Google device… from a smartphone to Google Home to even their autonomous cars.

#web_cpc

Google已经进化到把搜索定制化,每个人的搜索结果在同一个关键词上都可能不一样

#web_cpc

Google prefers topic-specific sites because that’s what you and everyone else loves.

#web_cpc

做特定领域的niche站,不要做大而全的内容站

#web_cpc

Google喜欢品牌胜过域名/关键词/反向链接等

#web_cpc

https://mobile.twitter.com/jroakes/status/1147200440423133185

#web_cpc

Google不仅会考虑你在Google里的搜索行为,同时也会考虑你在其他网站或者app的搜索行为,比如社交网站里用户对该搜索词的搜索

#web_cpc

当你在Google搜索一个词时,在搜索结果第一页,你不停的点击排名第一的页面然后迅速返回(大概4-500次),然后点击(4-500次)第四名的网页,点击后停留一两分钟,操作完后等待70分钟后再次搜索这个词,这时候排名第四的网页到第一名了

#web_cpc

内容创作者不止是长文创作者,他们还包括短内容创作者、间歇性创作、移动创作者 阅读者也不止是长文阅读者,他们对其它内容形态也有需求

#web_cpc

每个人都有自己的长尾,无论是内容创作者还是阅读者。一个人的长尾需求是小需求,但当放大到Google每年近2 trillions搜索量的时候,对长尾进行累加,这些长尾的总和极有可能超过头部的内容,如上图橙色部分的面积,它并不比蓝色部分的头部需求小。

#web_cpc

长尾搜索流量的特征,总搜索量高,单位时间搜索量低

#web_cpc

当内容远比搜索内容大时,SEO该怎么做?

#web_cpc

https://neilpatel.com/blog/seo-dead/?utm_source=email&utm_medium=email&utm_campaign=email

#web_cpc

https://towardsdatascience.com/can-we-use-machine-learning-to-generate-text-adventure-stories-f44dcc8171b8

#web_cpc

https://www.artikelschreiber.com/createEN.php 给一个关键词自动帮你生成相关文章、摘要、图片、音频和视频,质量还不错

#web_cpc

https://pro.neilpatelagencyunlocked.com/p/ASCLNCB/EASCW101/Full?h=true

#web_cpc

2020年吸引流量的不再是内容(内容实在太多了,当然优质内容还是稀缺),而是工具,通过关键词挖掘小工具,搞一个工具站是否可行?

#web_cpc

https://www.voucherify.io/blog/coupon-marketing-strategy-ultimate-guide

#web_cpc

https://www.bmpi.dev/en/money/10-simple-ways-build-passive-income-2020/

#web_cpc

The Best Pages by Incoming Links

#web_cpc

Top Page分析

#web_cpc

关键词分析

#web_cpc

竞品网站分析

#web_cpc

residual income这个词的竞争度真不高,可以搞一波

#web_cpc

residual income这个词的竞争度比较低,在搜索结果第一页排名第7的网站没什么外链但是获取了上千的搜索流量,分析他的内容标题,重点是14和simple ways,那我们可以围绕residual income这个词从simple ways的角度去写,还可以加location和date,比如residual income 2020之类

#web_cpc

passive income相关关键词

#web_cpc

instaghub Top Page

#web_cpc

429这个问题很难搞

#web_cpc

instaghub.com Organic search

#web_cpc

搜索结果第一页排名位置变化分析图

#web_cpc

关键词挖掘通过分析Google搜索结果第一页的网站竞争力及排名的变化来分析排名提升的可行性,还可以通过聚合长尾关键词流量来提升网站流量

#web_cpc

ins这个站流量的来源还是拥有大量竞争度很低的长尾关键词,排名直接就是第一名,聚合这些长尾词的流量,最终达到月PV可以上百万流量的站,这是个方法论,当我们开始一个新站的时候,也可以采用这种方法,选择竞争度低的关键词,霸占这个关键词的排名,围绕这类关键词持续输出一些相关的内容,最终聚合这些长尾词的流量,可以拿到很高的搜索流量

#web_cpc

keywords research by ahrefs

#web_cpc

https://docs.google.com/spreadsheets/d/1FIaq6V4maLQ2VqlGsCuZXqNOXwq4ZpDCUTplRqWBR0A/edit?usp=sharing

#web_cpc

ahrefs - We take pride in breaking new ground in cutting edge technologies and we've always been striving our best to keep our index fresh. Our own crawler AhrefsBot allows us to visit about 6 billion pages daily, index ~90 billion unique pages with ~700 billion unique external and 4,600 billion unique internal links as of now. And we will continue to build our index better both in size, speed and quality for our users. With the new initiative to build our new Ahrefs API, we're excited about having you from now on to be able to access this data of ours.

#web_cpc

使用Google Ads关键词规划工具查看关键词搜索量(Search Volume)

#web_cpc

熟练运用好Google Trends和Google Keyword Planner可以挖掘很多商机,结合免费的关键词挖掘工具(还可以通过站内搜索建议)可以优化内容结构,提高文章排名

#web_cpc

网站CTR与排名关系表

#web_cpc

如果没有用户能搜索到你的文章,就没有流量,没有读者,写作的主题要贴合用户搜索意图(月搜索量),同时考虑排名前10的文章的核心关键词,围绕这些关键词和长尾词去写作

#web_cpc

instaghub站内关键词排名分析

#web_cpc

https://docs.google.com/spreadsheets/d/19qEnJo3wF_NXQvztJFcgfEfii0tyapmgcPIOYIOcGFs/edit?usp=sharing

#web_cpc

The 6 tools that are covered in this video are: 1. Google Correlate 2. Keyword Shitter 3. Keywords Everywhere 4. Search engine auto suggest (not just Google) 5. Google Trends 6. Answer the Public

#web_cpc

https://www.youtube.com/watch?v=BwD5deAqW3Y&list=WL&index=3&t=0s

#web_cpc

# 写作APP公式 Align yourself with the reader’s problem. Present your post as the solution to that problem. Proof as to why they should trust you

#web_cpc

# 博客写作大纲 类型:博客post/视频 格式:怎么样做/教程/文章列表 角度:怎样从零搭建一个博客/ 介绍 正文

#web_cpc

博客写作的主题应该关注用户关注的问题而不是作者关注的问题,大多的写作不是为了表达自我,而是为了吸引注意力(流量)

#web_cpc

让内容标题满足搜索意图可以提高搜索流量

#web_cpc

垃圾站还是不接入Adsense的好

#web_cpc

得开个YouTube Channel赚取视频流量

#web_cpc

YouTube CPM可以到15美金,OMG!

#web_cpc

https://youtu.be/W-nbsnXtSZI

#web_cpc

https://ahrefs.com/blog/open-graph-meta-tags/

#web_cpc

如果一个长尾词带来了50个UV,100个长尾词就可以达到5k的UV,进而带来超过5k的PV,垃圾流量站因为持有大量的长尾关键词,聚少成多,流量就会非常的惊人

#web_cpc

https://www.youtube.com/watch?v=IGtv_2YTqfI&t=545s 外链建设很重要,相当于别人给这个网站投票

#web_cpc

https://www.youtube.com/watch?v=3zLBu_NfOaQ&t=4s SEO中关键词研究是基础

#web_cpc

https://ahrefs.com/big-data ahrefs的关键词索引已经达100亿个了

#web_cpc

https://www.youtube.com/watch?v=a6sqyOh0Njc 为什么要做长尾词(单个词搜索量小,但是相关词被特定群体总搜索量大)呢?因为超过96%的关键词在美国一个月搜索量不到50次

#web_cpc

https://akoutmos.com/post/rate-limiting-with-genservers/?utm_campaign=elixir_radar_221&utm_medium=email&utm_source=RD+Station

#web_cpc

https://ahrefs.com/blog/search-traffic-study/

#web_cpc

https://searchenginebook.com/

#web_cpc

https://www.youtube.com/watch?v=BNHR6IQJGZs

#web_cpc

https://moz.com/beginners-guide-to-seo

#web_cpc

https://support.google.com/webmasters/answer/7451184?hl=zh-Hans

#web_cpc

White hat, grey hat, and black hat are terms used to describe the type of SEO tactics used. White hat SEOs follow the guidelines of Google and other search engines. Grey hat SEOs aren’t afraid to bend the rules a bit, while black hat SEOs blatantly break the rules. Most SEOs view white hat as a strategy that will stand the test of time. As long as you are following the guidelines, you don’t have to worry about Google or another search engine penalizing your website. If you are new to SEO, you should follow the way of the white hat. However, you should not ignore the tactics the grey and black hat SEOs are using. These tactics are usually manipulative and short-term, but can teach you a lot about how search engines determine rankings. Sometimes you can even use this knowledge in a white hat way.

#web_cpc

Here are some of the best degree to get if you want to pursue a career in SEO: Computer Science or Computer Information System. You will learn the basics of web development and internet technology making the transition to the technical side of SEO easier. A number of the agency professionals mentioned that web developers make very good SEOs. English (or another degree that requires a lot of writing). The ability to write well is an invaluable skill in SEO because great content is a necessity in SEO. Marketing. A degree in marketing can provide you an introduction to all the elements of traditional and digital marketing and will give you a firm grasp on the psychology behind how consumers purchase.

#web_cpc

简单优化了SEO后Google Adsense很快就通过了

#web_cpc

https://ahrefs.com/blog/learn-seo/

#web_cpc

https://twitter.com/CyrusShepard/lists/true-seo-influencers https://twitter.com/perkoch/lists/searchengineintelligence https://twitter.com/sejournal/lists/top-seo-experts https://twitter.com/justinpowellweb/lists/digital-marketing

#web_cpc

垃圾站没必要接入Adsense,有很多垃圾站广告商可以接入的

#web_cpc

定个小目标:日入百刀

#web_cpc

https://github.com/bmpi-dev/bmpi.dev/commit/d19223517277966108a58a0fdc93189884713724 优化BMPI.dev站点SEO

#web_cpc

https://www.seozac.com/content/ai-content/ AI自动生成内容对SEO的影响

#web_cpc

或许可以考虑爬取webarchive里归档的巨量网页文本信息

#web_cpc

年后搞一个bot文学大师站,通过爬取大量文本,机器学习生成不同国家语言的关键词内容,一天生成10万个,一个月就是300万个关键词页面,由于我的词内容是自动生成的。很大概率和别人的内容是不一样的,有原创性质,这样google也没法随意kill了,然后接入垃圾广告主offer刷cpm,把基本的seo做好,唯一需要研究的是如何大规模爬取文本、存储、转换、降低网络流量的服务器成本,这样就可以薅google和广告主的羊毛了,如果这个理论成立,那可以规模化批量建站

#web_cpc

长尾关键词流量永远是一片蓝海

#web_cpc

https://www.reliablesoft.net/the-worlds-10-most-popular-twitter-accounts-about-seo/

#web_cpc

https://twitter.com/scottpolk/lists/seo-list

#web_cpc

https://www.oncrawl.com/oncrawl-seo-thoughts/top-20-seo-influencers-to-follow-on-twitter/

#web_cpc

https://ahrefs.com/blog/alternative-search-engines/

#web_cpc

https://support.google.com/webmasters/topic/9456575?hl=zh-Hans&ref_topic=9428048 Google网站指南(详尽的网站指南)

#web_cpc

https://static.googleusercontent.com/media/www.google.com/en/us/intl/zh-cn/webmasters/docs/search-engine-optimization-starter-guide-zh-cn.pdf Google官方出品的SEO高质量教程

#web_cpc

https://support.google.com/webmasters/topic/6001971?hl=zh-Hans&ref_topic=9456575 Google网站质量指南(各种作弊手法)

#web_cpc

微信的CPC还不错

#web_cpc

https://webrecorder.io/ 交互式爬取网页快照,效果比Wayback Machine好一些,不过长期性有待验证

#web_cpc

Gopher是一个互联网上使用的分布型的文件搜集获取网络协议。很多人相信Gopher的衰微实际上是它那有限制的结构造成的,这种结构使得它没有自由形态的HTML网页灵活。使用Gopher时,每个文档都已有一个预定义的格式和类型,一个Gopher用户必须通过一个服务器定义的系统菜单导航进某一个特定的文档。很多人不喜欢Gopher系统中这种人为制造的菜单和文件的区分,而Web网络上使用的超文本协议和交互式应用程序显得更为开放灵活。

#web_cpc

4520多亿的Web页面被Wayback Machine归档,然后存储到磁带上。

#web_cpc

Wayback Machine的大部分网站快照竟然来自Alexa(web流量分析公司)捐赠,一个亚马逊的子公司,而它自己的爬虫Heritrix自2008年后才开始爬取大部分的页面。

#web_cpc

https://www.zhihu.com/question/36290705/answer/67080117

#web_cpc

凉凉

#web_cpc

https://github.com/bmpi-dev/instaghub 开源了instaghub的代码

#web_cpc

MCN

#web_cpc

花了一上午注册了几个gv账户,复活了ins账号,最终让网站再次复活,不容易

#web_cpc

https://mp.weixin.qq.com/s/ex6wtPLOBS1mnT-lokPy4A

#web_cpc

awesome系列完全可以做成垂直聚合站

#web_cpc

https://awesomeopensource.com/ 聚合流行开源项目的导航网站/垂直网站

#web_cpc

https://mp.weixin.qq.com/s/SKztSKyDV0B3QWQiMGs6bw

#web_cpc

推荐一系列聚合站点: - devurls.com 程序员频道 - techurls.com 科技频道 - sciurls.com 科学频道 - finurls.com 财经频道

#web_cpc

GitHub克隆站,流量新套路?

#web_cpc

https://github.com.cnpmjs.org/topics/socks5

#web_cpc

etcd/gossip/swim/kad/p2p/redis/集中式p2p

#web_cpc

CodeFund的CPM能到$2,有时间可以尝试下

#web_cpc

https://mp.weixin.qq.com/s/rFjDPJh185pN_-m6trwzQw

#web_cpc

https://mp.weixin.qq.com/s/ylgfdjRzwAzhiRKGp6lFSQ

#web_cpc

核心是产品,流量只是助推

#web_cpc

关键词、NLP、爬虫、聚合

#web_cpc

提升信息的传播纬度、传播深度、信息质量非常重要

#web_cpc

Google网站质量指南:https://support.google.com/webmasters/topic/9456575?hl=zh-Hans&ref_topic=9428048

#web_cpc

大家要放弃一定要用自己的网站去做流量的观念,流量肯定是越来越集中到头部去的,那种把自己的网站也要打造成流量中心的想法越来越不现实了,特别是啥优势也没有的小站。所以可以安心地做一个别人平台上的内容贡献者,在这些平台上贡献内容,转手再把这些页面拿去任何其他平台上去引流。我以前一直说的方法就是要“让内容在渠道中间流动”。

#web_cpc

这么多年了,百度依然还有很多流量没人要。这点百度其实是自己把自己作死的。你看,虽然百度让很多人出高价买了词,收入也很多,但是百度的很多流量没有卖出去。相当于流量还有很多库存,流量没有充分被商业化,而广告主却在高价流量中没有获得好的ROI,这是双输的。今日头条在这一点上就做得好很多,本来信息流的流量比百度还集中,头条的巨量引擎现在开始开发很多的功能让大家的投放尽量错开不要撞车。

#web_cpc

Google的SEO优化是完全适合百度的

#web_cpc

流量的背后,是我们大家对信息的需求,不管你是找一个笑话段子、还是看一篇教你做饭的文章、或者是纯粹无聊打发时间随便刷刷。

#web_cpc

人类目前为止传播信息的模式,要么通过文字、要么通过人和人的关系。

#web_cpc

在美国,有组织统计过所有搜索流量和所有社交流量,是非常巧合的1:1的比例,前面说过:“信息找人” 和 “人找信息” 这两种大家获取信息的模式没有主次之分,这里就有第一个数据上的证明了。

#web_cpc

对于我们获取流量的人来说:人多的渠道要多圈人,词多的渠道要多占词。

#web_cpc

至于关键词的来源,百度是一个普及程度很高的搜索引擎,只要那里热搜的关键词,在你要做流量的渠道里大概率也是热搜的。你都要做到大批量占领你所在行业的关键词,我们以前阿里的流量团队把这个方法叫“关键词占领”。

#web_cpc

比如抖音这样的算法分发的平台,如果你的视频都打上很多行业热门词的标签,额外获得很多流量不是问题,更别说抖音是可以搜索的。去搜索一些热门关键词,很多排在前面的视频流量很大,但是他们可能不是靠内容精彩获得的流量,只是靠标签命中热门词流量就可以。

#web_cpc

这里插述一下,像微信公众号这样的平台我觉得其实是抄袭自Facebook。这个一个很另类的观点,我借这个机会说一下。

#web_cpc

关于关系链的流量,我在线下听过大家分享过很多好方法,特别是内容驱动、私域社群的很多玩法等。有时候很有感慨的,今天大家做的很多内容十多年前也有一批人和你们是同样的心态和状态,只是平台变了,但很多讨论的内容都是如出一辙。淘宝当年用一种仰视平台(163/网易/搜狐)的心态去拉流量,今天又有那么多商家用仰视淘宝的心态去获取流量,想想很有意思。

#web_cpc

社交媒体是最应该重视美誉度的。我们国内现在有了传播深度这个概念,美誉度就决定了每一层传播的时候的你的势能是加百分之几十的还是减百分之几十,按照数学公式计算,后面的结果天差地别。

#web_cpc

https://static.googleusercontent.com/media/www.google.com/en/us/intl/zh-cn/webmasters/docs/search-engine-optimization-starter-guide-zh-cn.pdf

#web_cpc

https://support.google.com/webmasters/topic/6001971?hl=zh-Hans&ref_topic=9456575

#web_cpc

最好的SEO教程:Google出品的网站质量指南

#web_cpc

我个人的观点,流量一直只有两种载体:关键词 和关系链。很多渠道里的流量传播都是这两个基本载体中的一种,或者是变种、混合。

#web_cpc

还有很多的技巧实在无法短时间说明白,影响SEO排名的因素有几十个现在一个都没怎么讲,但这些也并不重要,刚才提到的3个都是随便一查就能找到的技术。 这么多年,在流量领域有技术算法派也有策略派,最后都是策略派胜出。这点也可以给正在做抖音、微信、快手的人一些启示。

#web_cpc

大家要放弃一定要用自己的网站去做流量的观念,流量肯定是越来越集中到头部去的,那种把自己的网站也要打造成流量中心的想法越来越不现实了,特别是啥优势也没有的小站。所以可以安心地做一个别人平台上的内容贡献者,在这些平台上贡献内容,转手再把这些页面拿去任何其他平台上去引流。我以前一直说的方法就是要“让内容在渠道中间流动”。

#web_cpc

最开始今日头条APP在推出后,一个多月就做了900万的装机量,这是擅长流量的团队才能完成的业绩。而“今日头条”这个APP早期对5千多个网站抓取内容再去做流量的做法,和早期站长的那些站群方式是何其相似。大家想想抖音这个APP本身是怎么火的,怎么可能没有流量增长团队在后面做了大量工作。

#web_cpc

后来有人把QQ号码、邮政编码、手机号码、天气预报等等都网页化一遍,都是大量的流量。

#web_cpc

这种方法后来被总结为:当你的行业有一些从固有数据库能查询到的数据,请把它网页化,去命中搜索引擎的关键词,然后这些流量就是你的。

#web_cpc

那时候我们的口头禅就是“加词等于加流量”

#web_cpc

当时酷讯做火车票查询,他们从一个固定的火车查询数据里把很多站站查询、车次查询生成了几十万个不同的网页,而这些网页都命中了很多查询“上海到南京火车票”这样的流量,从前面的案例大家可以推算,这种流量偏偏是大头,而“火车票“这种太泛的词流量没大家想象的那么高,所以酷讯的搜索引擎流量是很好的。

#web_cpc

搜索引擎营销分为自然排名和竞价排名两块,自然排名就是非广告排名,是由系统按照一定的算法来决定谁应该排在最前面。竞价排名就是买排名(PPC。即Pay Per Click),根据你花钱的多少以及用户更喜欢谁的广告把你的广告排在前面去,当然在百度主要是看谁花的钱多。 对于自然排名来说,它的回报周期应该是一年以后,而很多人期望几个月就有好效果

#web_cpc

#商业模式分析 Ins是个巨型垃圾场,Google是个垃圾收集贩,ins拒绝Google收他的垃圾(通过robots屏蔽),所以有了很多分销商,分销商通过修ins到Google的路把ins的垃圾送给Google然后赚取Google的广告费,而我们就是分销商,通过修路赚广告费 #站群开发 编写复制站开发流程文档 #加服务器的原则 先需统计爬虫请求频率,是否影响用户访问,收录增长流量增长则继续观察,如果增长平缓可考虑加服务器测试流量变化 目前测试当服务器每日流量达20GB的时候可加一台服务器分担请求 #提升加载速度从平均9秒至4秒内 #竞品查找 通过Alexa的SIMILAR SITES BY AUDIENCE OVERLAP寻找相似站点 #研究导流技术 提高流量价值,变废为宝 #系统流量监控 接入GA✔️ 接入goaccess,每小时生成当天小时报告与昨日报告并按日期命名,单独生成爬虫、用户报告分开存储,每日定时生成报告目录 自建服务器接入ELK 接入Logz.io(保留3天日志)✔️ 监控消息邮件通知 监控消息slack通知 #api接口优化 增加10个账号随机访问✔️ 增加redis ttl至9000秒✔️ 增加负载均衡(nginx多后端节点)✔️ 增加不登陆获取ins数据功能✔️ 增加不登陆通过代理(stormproxies)获取ins数据功能✔️ 增加分布式获取ins数据(p2p多节点拉取)功能/降低网络流量 ip qps为1/20,窗口期为30分钟✔️ 加入旋转住宅代理IP获取ins数据✔️ Ins对非登陆ip限流更高,效果不如登陆ip好✔️ ins账号新号容易被封杀,需养号后使用 Google爬虫爬取量暴跌可能因为代理速度太慢,超过3秒响应导致,如果在1秒内响应,爬虫爬取量会立即加大一倍 #seo优化 禁止除Googlebot外的所有bot抓取页面✔️ 控制Googlebot最多一秒抓取一次(通过log发现目前每秒抓取几十次),超限后返回429错误✔️ robots.txt设置Crawl-delay为2✔️ 设置用户请求qps最大为5,超限后跳转首页✔️ 429与404分开处理(只有当ins返回429时才返回429,其余一律按404返回,只有在用户请求时4xx才做302跳转至首页,这样还可以让用户刷广告)✔️ 优化instaghub TKD/用户页、Tag词页与相关Post页Title重复✔️ 404占比不能太高,如果太高则转化成429 #内存优化 热点页面统计/GA✔️ 升级redis至v5✔️ 设置最大内存及LRU清除不常用key✔️ 页面json裁剪后压缩序列化/lz4 集群分片横向扩展/redis_cluster #网络优化 nginx负载均衡✔️ 服务器内部流量走局域网✔️ nginx bot流量分发至特定upstream服务器✔️ #遇到的坑 Nginx一开始考虑到用户体验,使用了ip_hash策略,这样同一用户可以访问同一服务器,但是最终发现爬虫只会打到一台服务器上,导致那台服务器压力巨大,产生过多429,最终切换到轮询策略

#web_cpc

##广告位优化 停掉不赚钱的广告位,只保留最少最赚钱的位置,接入新广告平台测试新广告位,最大化广告收入 统计adsterra广告位和Adsense广告位、infolinks广告位收入,去掉收入差的广告位看总收入变化,Google使用原来的位置,adsterra只有300*250和popunder的cpm很高,其他位置cpm极低✔️ adsterra第一个post广告高度太小,被遮挡✔️ infolinks被隐藏的广告可以在合适的位置显示,这样每天还可以多3美刀/停掉infolinks✔️ 接Evadav广告做三天测试/每日30刀✔️ Adsterra广告Popunder的CPM为1.7刀,可接入类似高CPM的广告单元,减少不赚钱的单元 #Google Adsense 账号问题:一个人只能拥有一个Adsense账号(同一验证住宅地址只能是一个人),否则会被k掉,也可办理香港账号,办香港银行卡,淘宝找人验证pin码 地址验证:让朋友给我地址邮寄一份挂号信一份平邮,收到挂号信后查投递的邮局和邮递员,联系邮递员告知他未来几周可能会收到美国邮来的Google的邮件,如果三次验证都失败可在线验证 收款须知:光大银行网页版可办西联收汇,银行网点做不了公对私,有香港银行卡最好 https://zhuanlan.zhihu.com/p/45406484 #国际收款 开通义乌个体户结汇 Payoneer PayPal转美元至国内结汇(4.4%+35美元) 连连跨境支付 易结汇

#web_cpc

#instaghub.com instagram api website random user, tags search get hot user/tag by google trends api post页面拉100个用户评论,用户链接可进用户页面✔️ home页面随机拉用户信息✔️ 输出两篇英文文章 更新简历✔️ 半年后如果日UV至1000,则copy出5个站/分类数据不同,样式微调 流量站日记 #竞品分析 web.stagram.com www.instagub.com www.webstagram.one www.insta-stalker.com deskgram.net instadayz.com www.picbear.cc intablog.com www.pictame.com pixzing.com bwids.com www.mystalk.com www.pintaram.com www.imgrum.pw www.pikdo.me www.yooying.com #广告优化 接入Adsense/CPC、Adsterra/CPM、infolinks/CPM feed流每次插入三条图文广告、post页面介绍下插入一条图文,comments插入三条文字广告 还可以接商家头部位置广告💲 通过相关tag词插入推广商家feed广告💲 接入Adsterra后Adsense和infolinks收入都大幅度下滑,但是总收入上涨了(每日30美刀上涨至40美刀,Adsterra占了30美刀),可能的原因是Adsterra的广告容易被用户误触碰导致用户浏览路径被中断,这也导致用户停留时间减少,跳出率增高。这说明流量站放置广告位置需要不断优化对比,对于cpm类型广告来说展示越高越好,但对cpc广告来说需要找到最佳投放位置,同时需要考量广告数量对用户体验的影响,尤其是移动端的浏览体验,大量的广告会影响用户对网站的跳出率,如果广告太多导致跳出率爆增,则需要减少广告投放位置。目前在12个post里插入了6个广告位,同时在页面顶部有两个固定位置广告,一个浮动位置广告,页面底部有一个浮动位置广告,页面中文字有链接广告,拉到页面底部有推荐广告。(2019-06-17)

© 构建我的被动收入